Build a strong, agile IT infrastructure that scales up with your business.

Have centralized control over your widely dispersed IT environment.
Manage a vast number of endpoints across multiple locations seamlessly.
Organize and control endpoints in groups that align with your business requirements.
Enforce consistent security and configuration policies across all offices without any gaps.
Achieve the right balance between organization-wide governance and local autonomy over independent offices.
Build a flexible IT infrastructure that lets you handle a large volume of endpoints, all without any strain on server infrastructure.
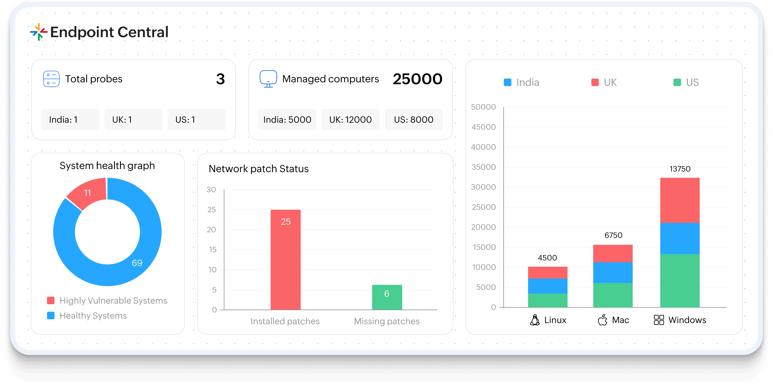
Summary server brings all your data points onto one clean dashboard so that important insights across all offices and departments are always easy to track. You get total clarity with:
Handling a big fleet of endpoints across offices or regions doesn't have to be an uphill battle. Summary Server simplifies this by segmenting endpoints into defined subsets.
Multi-tenant architecture off-loads a large amount of data across multiple probe servers so that operations don't slow down. As probe servers relay only the essential information to the Summary Server, there's only minimal bandwidth consumption, and the network load is significantly lower. Therefore, you can:
There is no threshold value for the number of endpoints to be managed. With this architecture, enterprises can manage any number of endpoints spread across the globe seamlessly.
Read moreYes, a 30-day free trial is applicable for this architecture.
Read moreBoth the Summary Server and Probe Servers can be mounted only on a Windows or Windows Server operating system. However, you can manage devices running on Windows, Mac, Linux, iOS, iPadOS, Android, Windows Phone, ChromeOS, and tvOS.
Read moreProbe Server is technically the same as Endpoint Central Server, which can integrate with Summary Server to transmit the data about the endpoints. While C-level audience access Summary Server, core technicians like IT administrators can access the Probe Server to carry out the endpoint operations.
Read more