Assurez une exécution fluide des applications et une efficacité opérationnelle maximale avec un suivi en temps réel des environnements de production grâce à l’ analyse DevOps.Applications Manager offre aux équipes DevOps une analyse complète avec des données en temps réel, des tableaux de bord personnalisables et des alertes intelligentes. Le produit s’intègre bien aux chaînes d’outils existantes, favorisant la collaboration et une prise de décision factuelle. Applications Manager permet aux équipes DevOps et SRE d’identifier et de résoudre de façon proactive les problèmes, d’où une fiabilité accrue, un gain d’efficacité et un cycle de développement d’applications accéléré pour l’entreprise.
En déployant l’outil d’analyse DevOps d’Applications Manager, l’entreprise peut :
L’analyse DevOps s’avère indispensable pour l’observabilité. Elle fournit à l’entreprise l’information nécessaire pour gérer et exploiter son infrastructure informatique et ses applications dans un monde numérique dynamique. L’intégration de l’analyse DevOps aux stratégies d’observabilité permet à l’entreprise d’atteindre ses objectifs stratégiques et de prévenir les risques opérationnels. 
Les outils d’analyse DevOps aident à :
Voici les trois processus impliqués dans l’analyse DevOps :

Un moniteur d’infrastructure est un impératif absolu dans une entreprise basant son activité sur la technologie. Dans le cadre de l’analyse des applications DevOps, il joue un rôle de contrôle pour déceler une exécution instable et prévenir les interruptions imprévues. Il aide à garantir la disponibilité, la performance et la fiabilité des éléments de base qui alimentent les pipelines de livraison et les applications. Cela englobe les serveurs, les services cloud, les conteneurs, les réseaux, les bases de données, l’IaC et le stockage.
Un bon outil d’analyse de l’infrastructure doit pouvoir :
ManageEngine Applications Manager offre des fonctions d’analyse de l’infrastructure dépassant la plupart des outils disponibles sur le marché, car il gère plus de 150 éléments comme les serveurs, le cloud, les conteneurs, les sites Web, les serveurs Web, les applications, les bases de données, les VM, l’infrastructure convergée, les services, le Big Data, le middleware, les composants de messagerie et les systèmes ERP. Il remplit aussi toutes les conditions indiquées ci-dessus, en faisant l’outil d’analyse idéal pour l’infrastructure informatique.

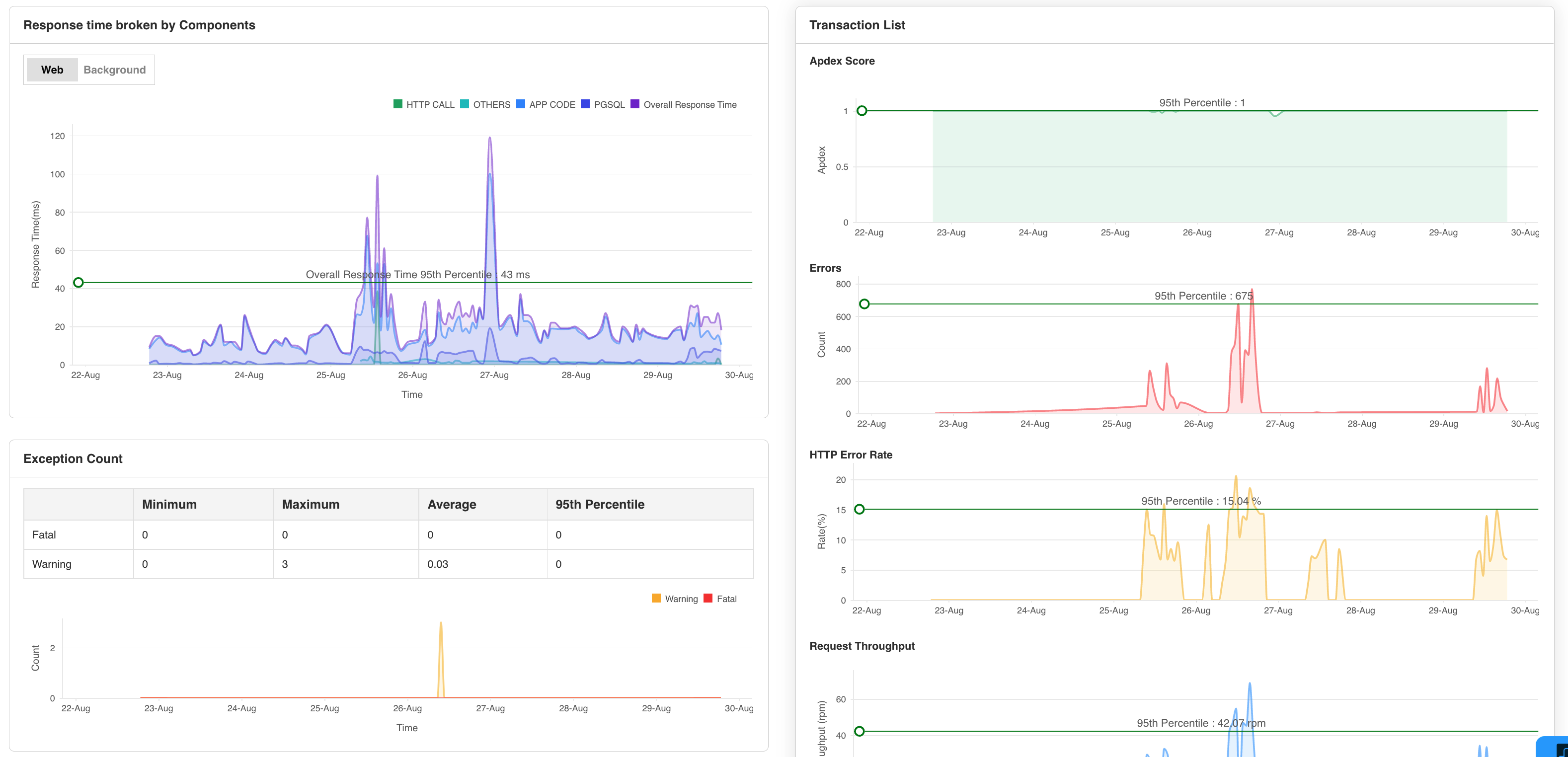
Un autre aspect de l’analyse DevOps consiste en l’analyse de la performance des applications (APM). Elle constitue un outil vital de la solution DevOps, optimisant l’exécution des applications, la disponibilité et l’expérience utilisateur tout au long du cycle de vie de développement logiciel. La gestion de la performance des applications permet aux équipes DevOps de suivre et d’analyser toutes les facettes d’une application.
Les outils APM modernes comme Applications Manager dépassent les métriques de base, offrant des fonctions avancées comme le suivi des transactions, l’instrumentation au niveau code et l’analyse des utilisateurs réels. Ces fonctions fournissent une analyse précise de l’exécution d’une application et des interactions des utilisateurs, aidant à bien comprendre l’expérience utilisateur. Les moyens de gestion des applications permettent aux équipes d’analyser les applications DevOps, leur performance et d’identifier les problèmes imminents comme les requêtes lentes, les ressources saturées et la latence élevée.
Dans Applications Manager, l’outil APM permet aux administrateurs DevOps de :
L'Analyse synthétique permet aux équipes DevOps d’identifier et de résoudre de façon proactive les problèmes de performance avant qu’ils n’affectent les utilisateurs en simulant leur parcours dans les applications et les sites Web. Applications Manager intègre l’analyse des navigateurs réels (RBM) qui offre un aperçu précis du comportement des utilisateurs via son tableau de bord d’analyse DevOps. personnalisable. Cela permet de comprendre comment les utilisateurs interagissent avec les applications et d’identifier les points à améliorer. On peut mesurer des métriques comme les temps de réponse, la disponibilité et la fonctionnalité des applications et des sites Web avant le déploiement pour remédier aux problèmes éventuels.

Cet aspect de l’analyse DevOps aide à mieux comprendre les opérations de base et donne un aperçu complet de la performance. En ajoutant l’analyse synthétique à sa stratégie DevOps, on améliore beaucoup la performance, la fiabilité et la disponibilité des applications. De plus, l’analyse synthétique s’intègre parfaitement aux pipelines CI/CD. Cela permet de valider les modifications et les déploiements d’applications pour veiller à ce que les nouvelles versions ne présentent ni baisses de performance ni problèmes fonctionnels.
En identifiant de façon proactive les problèmes avant qu’ils n’affectent les utilisateurs réels, l’analyse synthétique permet aux équipes DevOps de :
L’analyse DevOps vise principalement à préserver le pipeline DevOps de toute entrave par des facteurs externes. L’amélioration continue, l’efficacité et la fiabilité caractérisent des bonnes pratiques DevOps. L’analyse DevOps permet aux équipes de développement et d’exploitation de collaborer avec un suivi en temps réel de tout le pipeline de livraison de logiciels.
Un outil d’analyse DevOps offre les avantages suivants :
En tirant parti de l’information qu’offre une analyse DevOps complète, on gagne en efficacité opérationnelle. Voici comment :
Par définition, l’analyse de la performance des applications permet de suivre les métriques de performance des applications stratégiques, recevoir des alertes rapides en cas de problèmes et de générer des rapports pour une analyse régulière.
Le DevOps vise à livrer rapidement des logiciels. Pour assurer un cycle de développement fluide, il faut identifier et résoudre plus tôt les problèmes. Diverses équipes collaborant, un contrôle constant de toutes les opérations de base s’impose. Un processus d’analyse DevOps continue aide à identifier et résoudre instantanément les problèmes cruciaux grâce à différentes fonctions formant le suivi DevOps ou l’observabilité.
En quête du meilleur outil d’analyse DevOps sur le marché ? Ne cherchez plus, choisissez Applications Manager pour une analyse DevOps continue efficace. Il existe une version d’évaluation gratuite de 30 jours facile à installer.