Infrastructure observability

From visibility to intelligent, automated action, optimize performance and scale with confidence

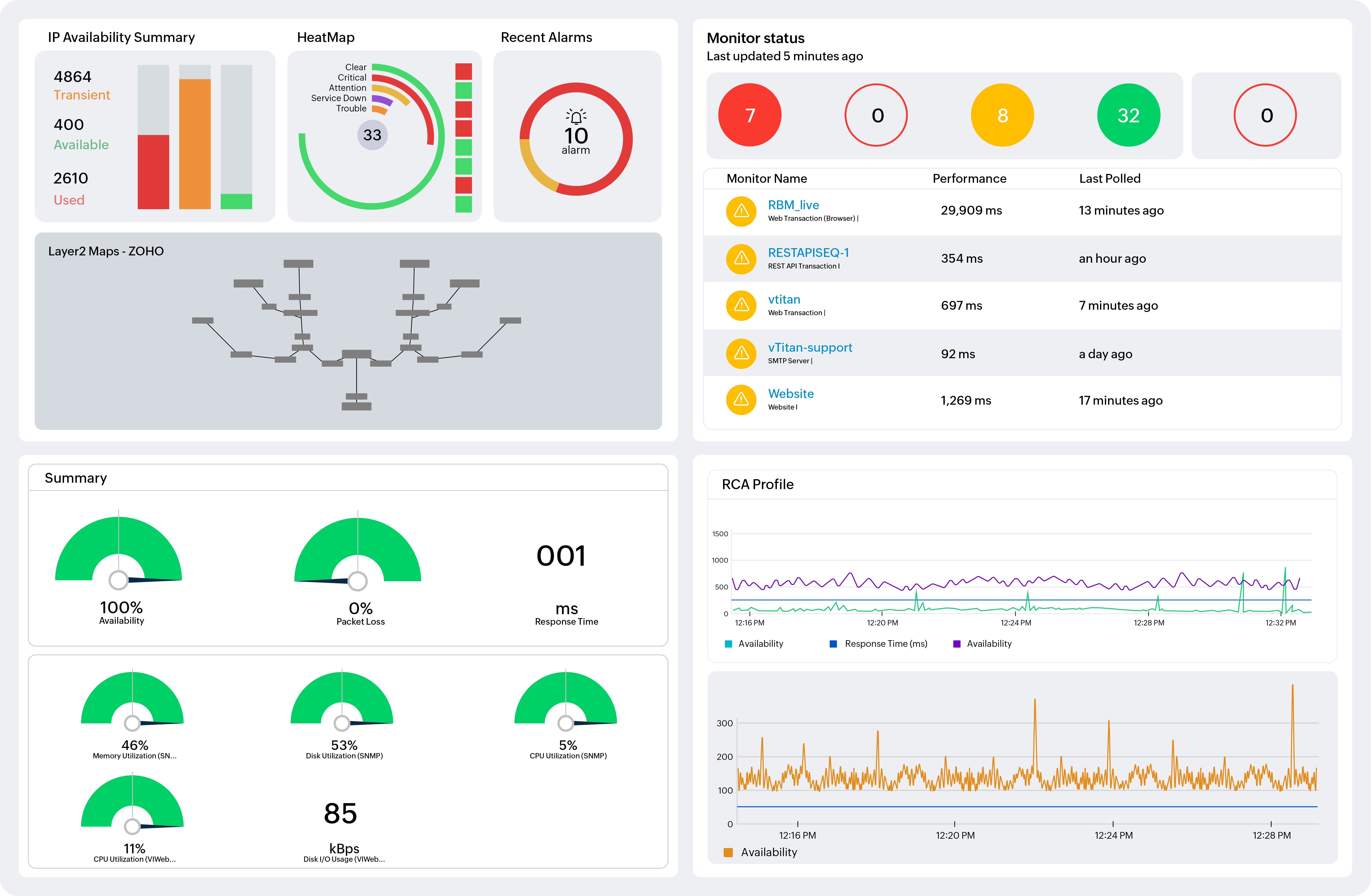
Infrastructure Observability Dashboard

Feature overview

Infrastructure observability unifies metrics, logs, and events to provide real-time visibility across environments. AI-driven analytics enable early anomaly detection and faster root cause analysis, improving operational resilience and service reliability at scale. This reduces MTTR, enables cost optimization, and strengthens business continuity while accelerating digital transformation initiatives.

Get started with
OpManager Nexus

Start your free 30-day trial of OpManager Nexus and centralize observability for distributed environments.

Start your free trial