Tech is taking center stage in education as more schools see the benefits of using technology to impart knowledge better and collect actionable information that they can use to improve their teaching models. K-12 schools are no exception.
While school districts moving to digital ecosystems leads to good classroom instruction, it also means there are more computers, passwords, accounts, and apps that need to be managed. IT departments at K-12 schools are already working on a shoestring budget and just not equipped to handle the requirements of school districts with legacy tools and small teams. These technological obstacles stand in between a school's primary goal of providing a quality education.
Here are some of the biggest obstacles preventing school districts' IT teams from meeting the IT demands of users:
Diverse user groups

K-12 schools cater to a large number of students, staff, parents, and alumni. All of these user groups have different requirements and varying technological prowess. A one-size-fits-all approach just doesn't cut it, as it fails to provide all user groups with a similar level of satisfaction.
Siloed information

K-12 schools have different departments and different kinds of information, so siloed data is inevitable. Collating all this information to get a clear picture of the school's entire IT is important, but siloed data makes it harder to get all the crucial information in one place.
Shoestring budgets

Most school districts operate with a small budget. This often leads to the IT department getting insufficient resources and having to settle with a small help desk team that struggles to cater to the IT needs of the entire school.
Geographical diversity

K-12 school districts can span hundreds of miles, making it hard for IT teams to keep track of students and assets and support them sufficiently. Monitoring and supporting workstations in different classrooms spread out across campus is also a challenge for small IT help desk teams.
Numerous diverse assets

Desktops, laptops, servers, applications, and accounts are just a few types of assets that a school district needs to support. Keeping track of all these assets and managing them is a challenge for any help desk. Failure to manage assets sufficiently can affect the school's ability to teach students.
Woeful UI discouraging users from adopting the IT portal

Students and staff are more tech-savvy than ever, and a good user experience is vital to improve help desk adoption. A poor UI will discourage users from using the help desk to report issues and get the support they need.
Overcome your school's IT woes with ServiceDesk Plus
Change the way your K-12 school delivers support with ServiceDesk Plus.
Address the obstacles faced by school districts with ServiceDesk Plus' arsenal of features.

Try it out first. Take a 30-day free trial!
How best practice ITSM capabilities in ServiceDesk Plus help institutions streamline their ITSM processes.
Set up a single point of contact for all staff, students, and faculty.

With ServiceDesk Plus, staff and students can interact with the help desk and access services, announcements, information, and more from one place.
- Cater to a diverse user base, consisting of staff, students, parents, and alumni, with the self-service portal. Manage the services, announcements, and information available to each user group.
- Make district-wide or school-specific announcements on the self-service portal about important information like downtime due to maintenance.
- Manage all service offerings with a customizable service catalog that allows role-based access to services.
- Give users the power to solve their IT issues with knowledge base articles that provide self-help solutions for common issues like password resets or how to use various student services. Maintain separate knowledge bases for technicians and users.
Build a help desk that aligns with your district's objectives.

ServiceDesk Plus is intuitive help desk software that can be set up within a few days to a few weeks depending on the complexity of your school's infrastructure. Completely customizable, out-of-the-box IT service management modules allow schools to tailor the help desk to meet strategic objectives.
- Deploy ServiceDesk Plus as an on-premises or cloud solution based on your school district's policies and requirements.
- Streamline service delivery efforts with customizable workflows that ensure the highest standards are met.
- Design unique incident and service request templates to collect only the relevant information from students and staff, ensuring your help desk follows privacy standards.
Move resources to strategic IT initiatives.

Free technicians from repetitive tasks and let them focus their attention on more important assignments.
- Automate various help desk actions, like ticket assignment, notifications, ticket closure, and condition-based actions, to speed up ticket resolution.
- Adopt a shift-left approach with Zia, ServiceDesk Plus' virtual agent that can perform many help desk duties and handle simple tasks. Zia helps improve the productivity of smaller help desk teams by freeing technicians from L1 tickets.
Implement hassle-free IT upgrades.

Keep your school's IT up-to-date with well-planned upgrades, and easily replace or change various parts of your IT infrastructure to ensure students are not affected by unreliable, outdated infrastructure.
- Upgrade your IT infrastructure to meet objectives without affecting the rest of the school by using well-planned changes to minimize risk and clearly document infrastructure changes.
- Keep track of long-term and large-scale implementations with project management. Associate multiple changes with projects and manage all changes from one place, giving the help desk a bird's-eye view of implementation.
- Roll out IT upgrades faster with release management to ensure better governance and control.
Manage all school-and student-owned assets under one roof.

ServiceDesk Plus helps manage the entire range of assets that come under your school's jurisdiction in one place, making it easy to keep track of the assets and their health.
- Discover all assets and ensure they are recorded by leveraging multiple scanning methods, ranging from agent-based scanning and network scans to barcode scanning.
- Track and manage all hardware assets spread throughout school campuses in your district, including non-IT assets. Make auditing easier with a quick look at the entire asset life cycle.
- Stay on top of all your school's software by scanning and managing applications from one place. License management capabilities and software metering with proactive alerts remind the help desk to renew licenses, helping your school stay compliant.
- Map the relationship between configuration items (CIs) and critical information, like the incidents associated with a CI, to effectively manage the health of your school's IT infrastructure.
- Respond to and resolve issues in real time, no matter where the asset is on campus, with remote control.
Promote a positive user experience for students and staff to improve help desk adoption.

Use ServiceDesk Plus' customizations to create a positive user experience. Encourage help desk adoption with a slick design and recognizable domains.
- Create unique, recognizable domains, and set up the self-service portal with custom themes, widgets, and more to improve the user experience.
- Customize the look and feel of your IT self-service portal with your district's logo and design aesthetic.
- Take the help desk to the user's smartphone with the ServiceDesk Plus mobile app. Allow staff and students to report and track issues from the app, and enable the help desk to support users on the go.
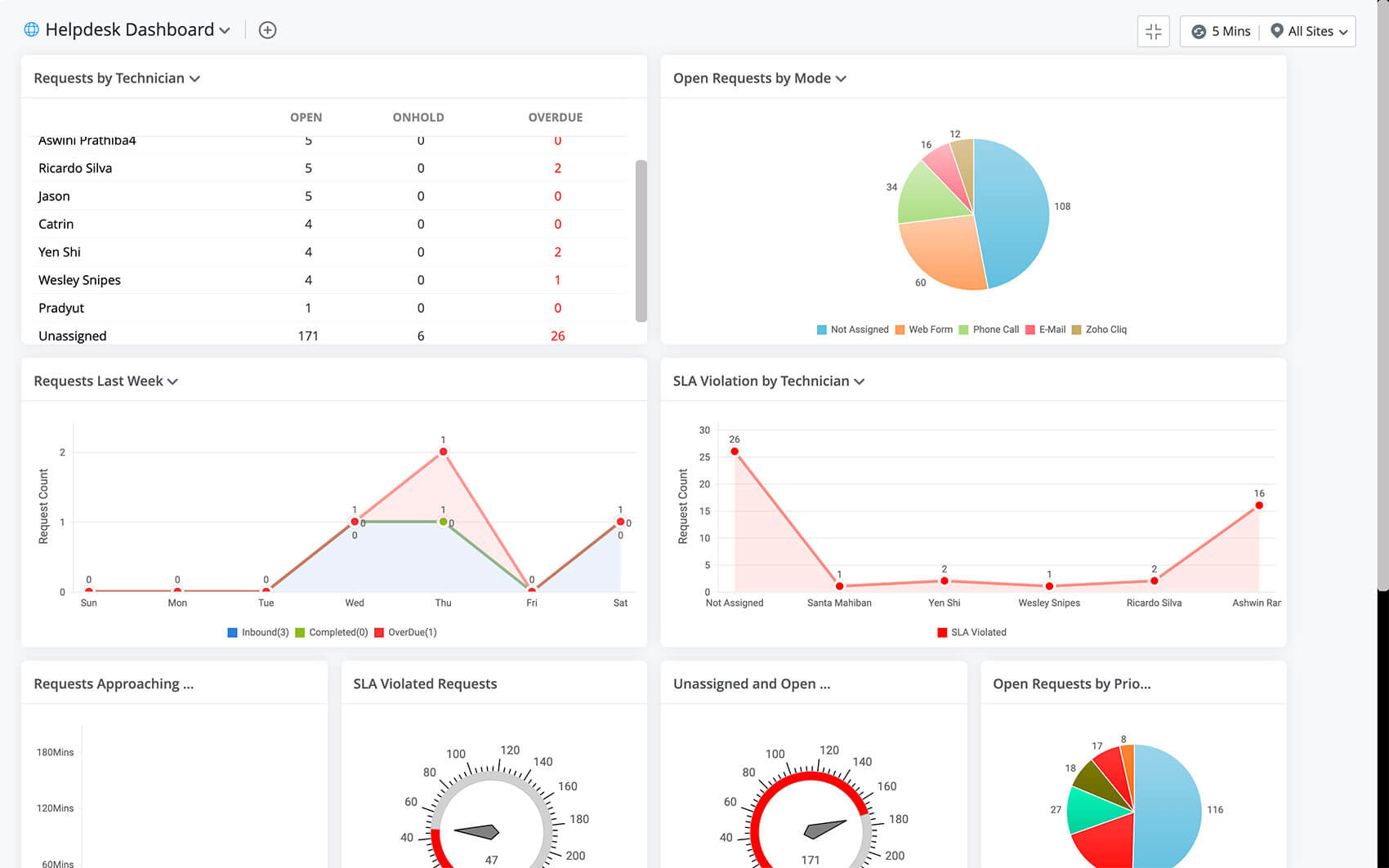
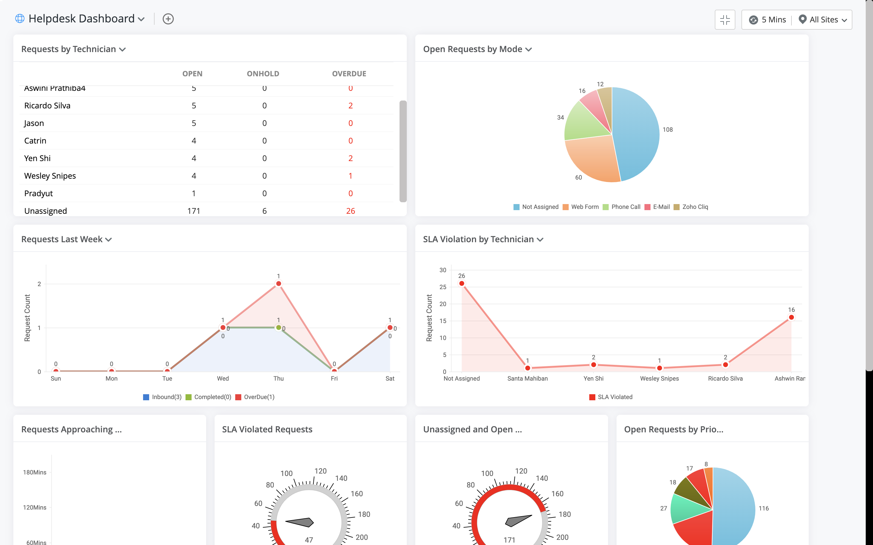
Make informed, strategic decisions with advanced reporting.

ServiceDesk Plus' built-in reporting module helps schools measure their help desk's performance. Robust reporting helps identify recurring issues and proactively reduce downtime that can interrupt classes.
- Measure the performance of your school's help desk with custom reports, and get specific help desk metrics like the number of tickets resolved, the number of tickets that have violated SLAs, and the average time taken to resolve tickets.
- Identify schools or departments that face more issues across the district, and move resources around to maximize efficiency.
- Make data-driven decisions by measuring key performance indicators to continually improve your school's IT infrastructure. Identify problem assets by keeping track of the number of tickets created for each asset and upgrade them.
- Stay on top of your school's IT trends with graphical dashboards that can be customized to fit specific needs. View important information, like the number of open tickets, unassigned tickets, and tickets nearing SLA violation, in real time.
Learn how you can transform your school's ITSM user experience with ServiceDesk Plus

The standout feature for me was reporting. It is very robust and very flexible.
Learn how the Ohio Department of Education was able to streamline their IT service management process.
Awards & Recognitions

















