Software di monitoraggio UPS

Il monitoraggio e la gestione dell'alimentazione sono essenziali per garantire l'operatività dei sistemi di rete in caso di interruzione. Il monitoraggio dei gruppi di continuità (UPS) è parte integrante del funzionamento di un'organizzazione. Il monitoraggio proattivo degli UPS aiuta a superare un'interruzione di corrente senza interruzioni. Un software di monitoraggio dell'alimentazione degli UPS efficace fornisce informazioni critiche sulla carica della batteria, sulle prestazioni e invia avvisi in caso di criticità. A seconda delle dimensioni della rete, è possibile aggiornare il sistema di alimentazione per gestire interruzioni prolungate. Il software di monitoraggio degli UPS può anche essere configurato per avvisare l'utente quando è necessario sostituire una batteria o quando una batteria non è in grado di sostenere i requisiti di una rete. Gli strumenti di monitoraggio degli UPS sono essenziali per mantenere costanti i tempi di attività della tua rete.

Monitoraggio degli UPS con OpManager

OpManager aiuta a semplificare la gestione dell'energia per l'intera rete. Il monitoraggio in tempo reale dei sistemi di alimentazione è fondamentale per ridurre le interruzioni non programmate e raggiungere tempi di attività ottimali. OpManager notifica in tempo reale eventuali interruzioni di corrente o l'imminente spegnimento del server e riduce il rischio di perdere i dati a causa di eventi che provocano gravi interruzioni di corrente. Ciò consente di risolvere e gestire più rapidamente le interruzioni di rete, server e servizi.
Grazie a OpManager è possibile.

  • Individuare e classificare automaticamente i dispositivi UPS.
  • Monitorare e seguire le prestazioni degli UPS e della batteria per un certo periodo di tempo.
  • Ottenere avvisi personalizzati e prevenite i tempi di inattività di rete/server.
  • Generare report e verificare gli eventi di gestione dell'energia.
  • UPS Monitor Software - ManageEngine

Monitoraggio delle prestazioni UPS

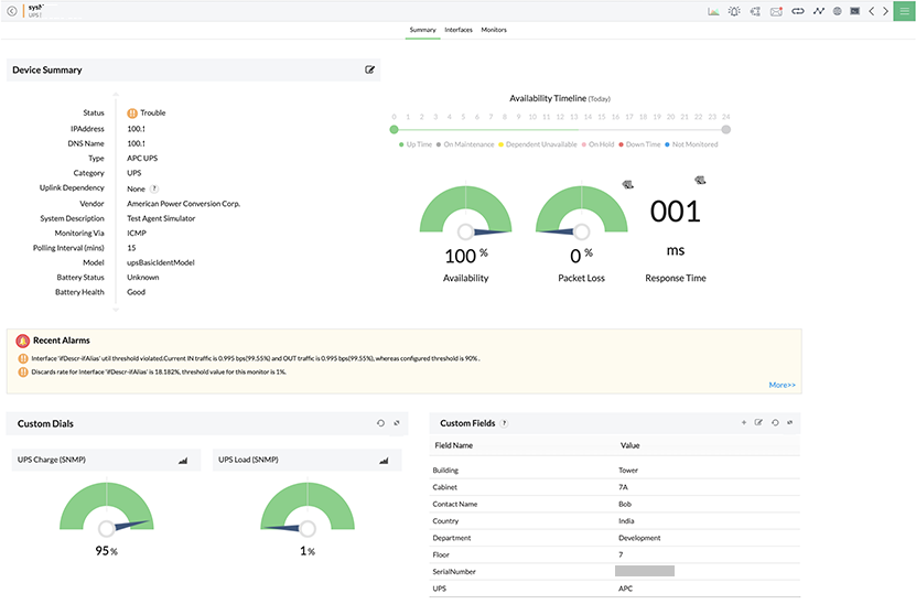
OpManager rileva e classifica automaticamente i dispositivi UPS. Quando viene individuato un dispositivo UPS, OpManager associa automaticamente ai dispositivi alcuni monitor integrati basati sui fornitori che rilevano lo stato di integrità della batteria, lo stato della batteria, il tempo di funzionamento della batteria, il risultato dell'ultimo test, i volt di uscita, la corrente di uscita e i dati dell'ultimo autotest. OpManager monitora anche lo stato del collegamento (tensione di linea in ingresso e in uscita). OpManager monitora l'UPS utilizzando il protocollo SNMP, che consente di raccogliere informazioni sui dispositivi collegati alla rete in modo standardizzato. OpManager è un sistema completo di monitoraggio degli UPS che consente di creare modelli personalizzati da associare a un dispositivo UPS per tenere traccia dello stato e delle prestazioni o di un particolare aspetto del dispositivo.

  • UPS Power Monitoring Software - ManageEngine
  • UPS Interface Monitoring
PrevNext
Demo Icon

Monitora UPS e le relative metriche con OpManager, il software completo per la gestione dell'alimentazione degli UPS.
Richiedi una demo con il nostro tecnico esperto e scopri in che modo puoi farlo.

Avvisi di monitoraggio UPS

OpManager offre avvisi personalizzati e notifiche in tempo reale. Inoltre, è possibile configurare soglie per i monitor UPS e ricevere solo gli avvisi necessari. Uno strumento di monitoraggio proattivo dei guasti di rete come OpManager consente di individuare la causa principale di qualsiasi problema di monitoraggio degli UPS e di risolverlo prima che comprometta il tempo di attività della rete. Tutti gli allarmi sono codificati a colori e gli amministratori possono visualizzare la cronologia degli eventi associati a un allarme. Il meccanismo di notifica di OpManager può avvisare l'utente tramite SMS e/o e-mail ogni volta che si verifica un allarme. Tieni traccia della gestione dell'alimentazione e analizza le statistiche critiche sulla gestione della batteria per avere il controllo dell'alimentazione della rete.

  • UPS Monitoring Dashboard - ManageEngine OpManager
  • UPS Interface Monitoring
PrevNext

Dashboard e report di monitoraggio UPS

OpManager consente di visualizzare rapidamente lo stato dei sistemi UPS e di alimentazione della rete, fornendo un'istantanea di alto livello di tutte le metriche relative sotto forma di widget. Tutti i widget sono personalizzabili e si possono creare dashboard aggiuntive specifiche per l'utente. Tutte le informazioni e i dati possono anche essere generati come report da utilizzare per la revisione contabile. OpManager dispone di oltre 100 profili di reportistica integrati e offre anche la possibilità di programmare i report.