Asegúrese de que las aplicaciones funcionen sin problemas y maximice el valor comercial con visibilidad en tiempo real en todos sus entornos de producción con la supervisión de DevOps. Applications Manager permite a los equipos de DevOps una supervisión integral a través de datos en tiempo real, paneles personalizables y alertas inteligentes. Se integra perfectamente con las cadenas de herramientas existentes, lo que fomenta la colaboración y la toma de decisiones basada en datos. Applications Manager permite a los equipos de DevOps y SRE identificar y resolver problemas de forma proactiva, lo que se traduce en una mayor confiabilidad, una mayor eficiencia y un ciclo de desarrollo de aplicaciones acelerado para su organización.
Al implementar la solución de monitoreo DevOps de Applications Manager, las organizaciones pueden:
La monitorización de DevOps es indispensable en materia de observabilidad. Proporciona a las organizaciones la información necesaria para gestionar y operar su infraestructura de TI y sus aplicaciones dentro del dinámico panorama digital. La incorporación de la monitorización de DevOps en las estrategias de observabilidad garantiza que las organizaciones cumplan los objetivos estratégicos y mitiguen los riesgos operativos.
Las herramientas de monitoreo de DevOps permiten a los equipos:
Los tres procesos involucrados en la monitorización de DevOps son:

Disponer de un monitor de infraestructura es absolutamente necesario en cualquier organización que emplee tecnología para respaldar su negocio. Actúa como un centinela que detecta el rendimiento inestable y garantiza que las organizaciones puedan evitar interrupciones inesperadas. Ayuda a garantizar la disponibilidad, el rendimiento y la confiabilidad de los componentes subyacentes que impulsan las aplicaciones y los canales de entrega de software. Esto incluye servidores, servicios en la nube, contenedores, redes, bases de datos, IaC y almacenamiento.
Una buena herramienta de monitoreo de la infraestructura debe ser capaz de hacer lo siguiente:
Las funciones de monitoreo de la infraestructura de ManageEngine Applications Manager superan a la mayoría de las herramientas disponibles en el mercado, ya que admite más de 150 tecnologías que abarcan servidores, nubes, contenedores, sitios web, servidores web, aplicaciones, bases de datos, equipos virtuales, infraestructura convergente, servicios, elementos de Big Data, componentes de middleware y mensajería, y aplicaciones ERP. También cumple con todos los requisitos previos mencionados anteriormente, lo que la convierte en la solución de monitoreo ideal para la infraestructura de TI.

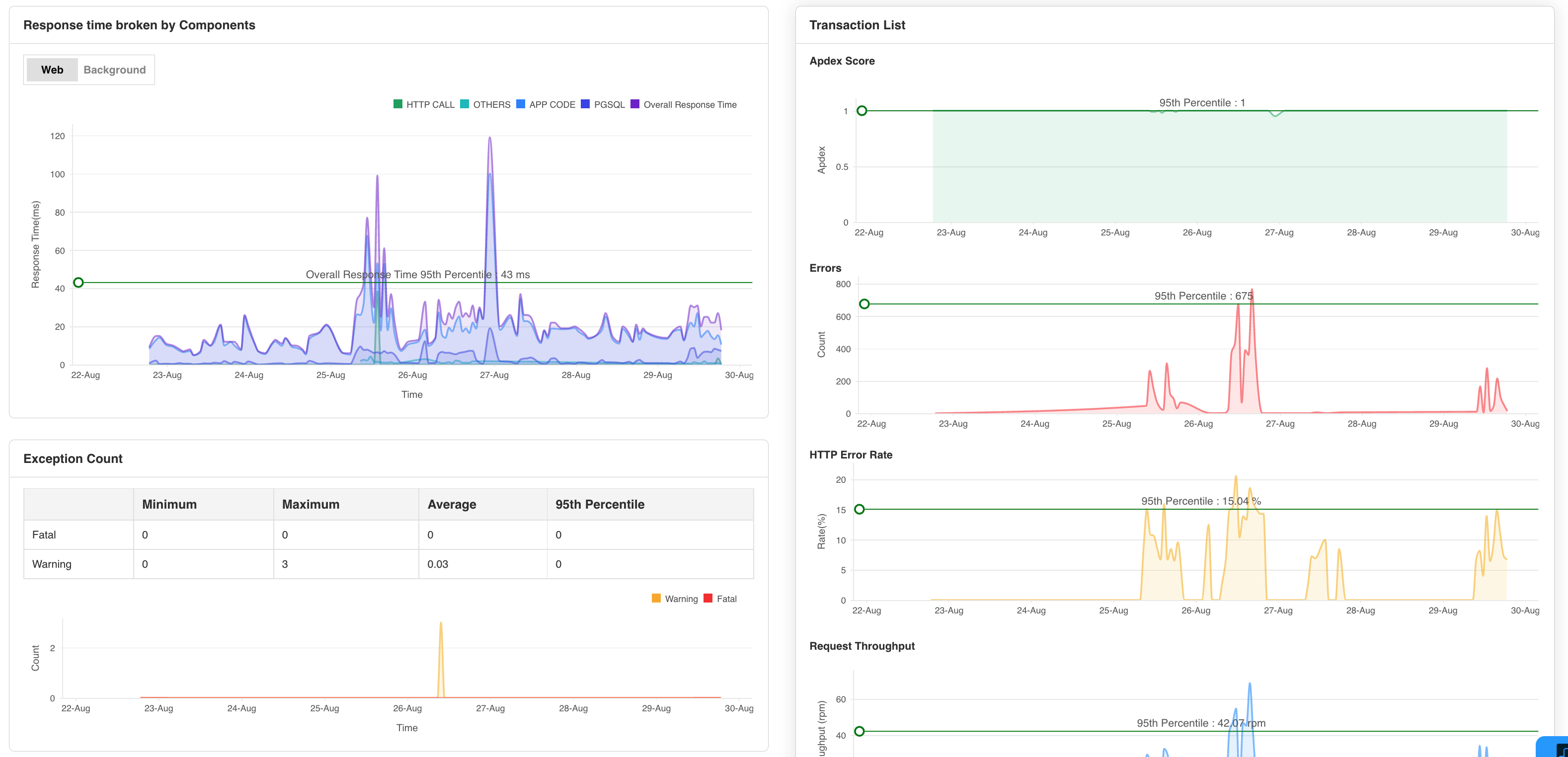
Otro aspecto de la herramienta DevOps es el monitoreo del rendimiento de las aplicaciones (APM). Sirve como un instrumento vital dentro del conjunto de herramientas de DevOps, asegurando un rendimiento, disponibilidad y experiencia de usuario óptimos de las aplicaciones durante todo el ciclo de vida de la entrega del software. La gestión del rendimiento de aplicaciones permite a los administradores de DevOps rastrear y monitorear todas las facetas de una aplicación. Las herramientas de APM modernas, como la monitorización del rendimiento de aplicaciones DevOps de Applications Manager, se extienden más allá de las métricas básicas y ofrecen funciones avanzadas como el seguimiento de transacciones, la instrumentación a nivel de código y la monitorización de usuarios reales. Estas funciones proporcionan información granular sobre el comportamiento de las aplicaciones y las interacciones de los usuarios, lo que permite una comprensión integral de la experiencia del usuario. Sus capacidades de gestión de aplicaciones permiten a los equipos de DevOps monitorear las aplicaciones DevOps, analizar su rendimiento e identificar problemas inminentes, como consultas de ejecución lenta, recursos saturados y alta latencia.
Con la herramienta de APM de Applications Manager, los administradores de DevOps pueden:
El monitoreo sintético permite a los equipos de DevOps identificar y solucionar de forma proactiva los problemas de rendimiento antes de que afecten a los usuarios al simular el recorrido del usuario a través de aplicaciones y sitios web. Applications Manager cuenta con Real Browser Monitor (RBM), que le permite obtener información detallada sobre el comportamiento del usuario a través de su panel de control de monitorización de DevOps personalizable . Esto le permite comprender cómo interactúan los usuarios con sus aplicaciones e identificar posibles áreas de mejora. Ayuda a medir métricas como los tiempos de respuesta, la disponibilidad y la funcionalidad de las aplicaciones y los sitios web antes de la implementación para abordar posibles problemas que puedan surgir.

Este rama del monitoreo DevOps aumenta la percepción de las operaciones subyacentes y proporciona una visión completa del rendimiento de la aplicación. Al exigir el monitoreo sintético en su estrategia de monitoreo DevOps, puede mejorar enormemente el rendimiento, la fiabilidad y el tiempo de actividad de sus aplicaciones. Además, la supervisión sintética se integra perfectamente con los procesos de CI/CD. Esto permite la validación de los cambios y las implementaciones de la aplicación, lo que garantiza que las nuevas versiones estén libres de regresiones de rendimiento o problemas funcionales.
Al identificar de forma proactiva los problemas antes de que afecten a los usuarios reales, la supervisión sintética permite a los equipos de DevOps:
El objetivo principal del monitoreo DevOps es asegurarse de que la canalización de DevOps no se vea obstaculizada por factores externos. La mejora continua, la eficiencia y la fiabilidad son características distintivas de una práctica de DevOps exitosa. La monitorización de DevOps permite a los equipos de desarrollo y operaciones trabajar en colaboración al proporcionar visibilidad en tiempo real de todo el flujo de trabajo de entrega de software.
Al realizar el monitoreo DevOps, obtiene beneficios como:
Aprovechar los conocimientos adquiridos a partir de una supervisión integral de DevOps se traduce en ganancias en forma de valor comercial. A continuación, le indicamos cómo:
Por definición, el monitoreo del rendimiento de aplicaciones permite a las organizaciones monitorear las métricas de rendimiento de sus aplicaciones críticas para el negocio, recibir alertas oportunas en caso de problemas de rendimiento y generar informes para análisis periódicos del rendimiento.
El objetivo de DevOps es la entrega rápida de software. Para garantizar un ciclo de desarrollo fluido, es imprescindible identificar y resolver los posibles problemas rápidamente. Dado que varios equipos trabajan en conjunto, es indispensable tener una visión de todas las operaciones subyacentes en todo momento. La supervisión continua de DevOps ayuda a los administradores a identificar y resolver problemas cruciales de forma instantánea con la ayuda de varias operaciones de supervisión que constituyen el seguimiento o la observabilidad de DevOps.
¿Está buscando la mejor herramienta DevOps en el mercado? No busque más; elija Applications Manager para realizar un monitoreo continuo de DevOps de manera eficiente. Es gratis durante 30 días y es fácil de instalar.
+
+
+
+
Nos permite realizar un seguimiento de métricas cruciales como los tiempos de respuesta, la utilización de recursos, las tasas de error y el rendimiento de las transacciones. Las alertas de monitoreo en tiempo real nos notifican rápidamente sobre cualquier problema o anomalía, lo que nos permite tomar medidas inmediatas.
Industria: Investigación y desarrollo