As empresas estão migrando rapidamente para a nuvem devido aos vários benefícios que a nuvem oferece. Embora existam vários tipos de nuvem no mercado, a pública é a preferida por muitos. Como acontece com qualquer tipo de tecnologia, a vigilância constante dos KPIs da nuvem é necessária para evitar problemas de desempenho e as repercussões que isso provoca.
O monitoramento da nuvem é o processo de rastrear e ficar de olho em todas as métricas de desempenho associadas à garantia da qualidade do serviço aos usuários dos recursos virtuais, também conhecidos como nuvem.
O escopo da tecnologia de nuvem é vasto e o monitoramento ajudará você a espionar pontos cegos na infraestrutura e obter controle sobre sua produção. Ele também pode permitir detectar anomalias no desempenho, garantir o desempenho máximo de todos os elementos e validar SLAs.
Os componentes de aplicações em nuvem dependem de tecnologias que são classificadas distintamente como PaaS e IaaS. Por esse motivo, as empresas empregam várias ferramentas de monitoramento em nuvem que são então utilizadas de forma colaborativa.
Com vários provedores de nuvem no mercado, os administradores muitas vezes têm dificuldade em monitorar todos os serviços que utilizam, considerando a natureza dinâmica da tecnologia e o fato de haver uma ferramenta especializada para cada serviço. Com uma ferramenta independente de nuvem como o Applications Manager, você pode monitorar todos os seus serviços em um único console.
Há vários fatores a serem considerados ao monitorar um ambiente de nuvem múltipla ou híbrida. Como as aplicações dependem de vários elementos e tecnologias que são inclusivos e exclusivos da infraestrutura em nuvem, o rastreamento de métricas relacionadas a todas as tecnologias dependentes é considerado necessário para garantir o desempenho ideal das aplicações. Portanto, o conjunto de monitoramento do desempenho da nuvem pode ser dividido nos seguintes tipos individuais, porém interdependentes:
Os serviços em nuvem, como os serviços oferecidos pelos fornecedores de nuvem pública, enquadram-se nesta categoria. Esses serviços incluem máquinas virtuais, contêineres Kubernetes, bancos de dados e balanceadores de carga que são oferecidos como PaaS, SaaS e IaaS. O monitoramento de servidores em nuvem do Applications Manager oferece rastreamento desses serviços para ajudá-lo a observar e detectar quaisquer alterações que possam afetar seu desempenho e eficiência.

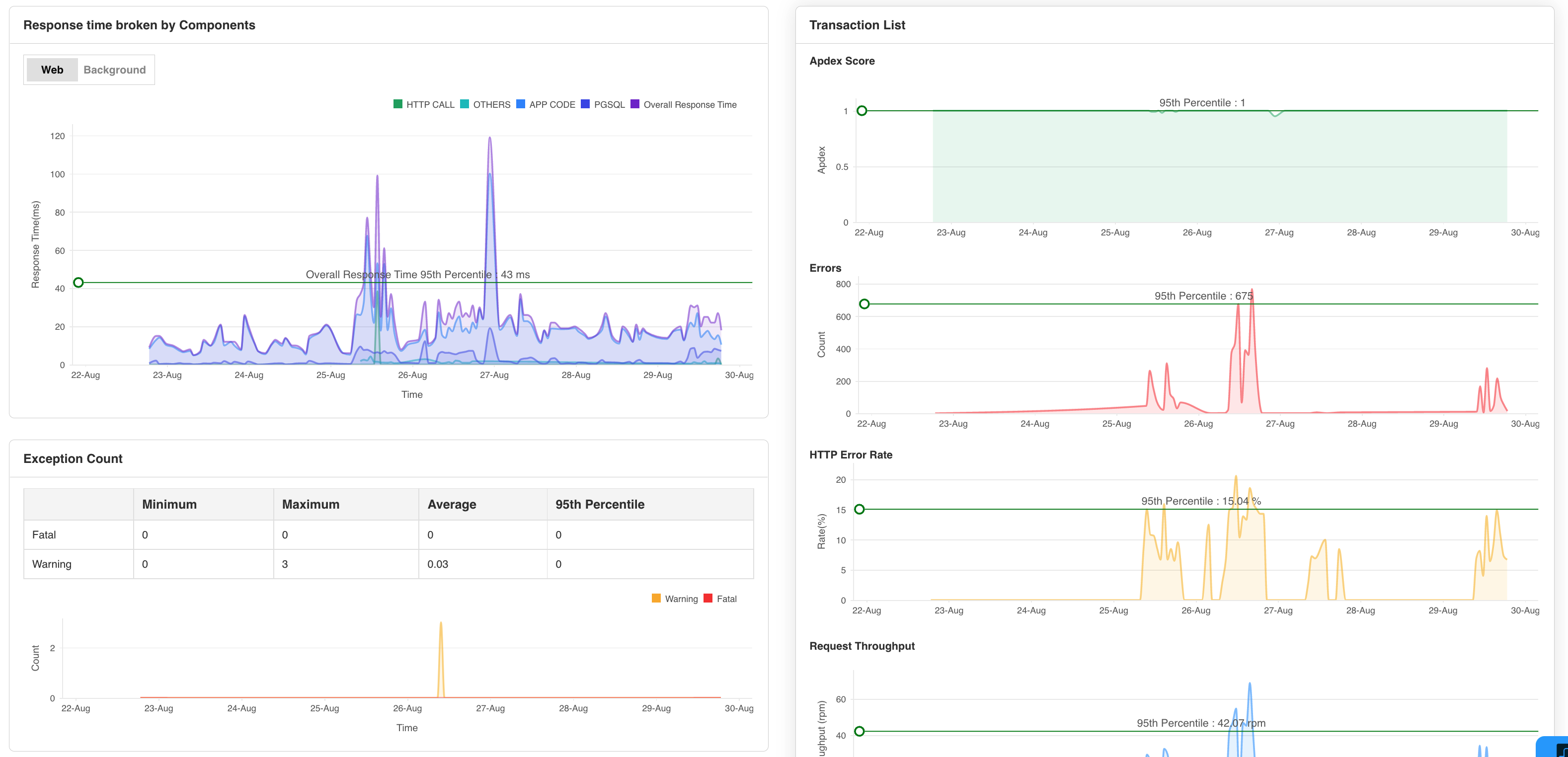
Os recursos de monitoramento de desempenho de aplicações podem ajudar a avaliar o seu comportamento em circunstâncias externas. Um dos obstáculos mais importantes para os consumidores ao interagir com uma aplicação é a alta latência. A latência ou o tempo de resposta podem ser formulados a partir de elementos de aplicação e elementos de rede. O rastreamento das transferências de dados (upload e download) revelará muito sobre a latência da rede.
Por outro lado, monitorar os elementos da aplicação pode esclarecer o tempo de processamento ou a sua latência. Os recursos de monitoramento de desempenho de aplicações do Applications Manager permitem observar e otimizar aplicações web criados na nuvem, fornecendo informações perspicazes e criteriosas sobre as principais métricas envolvidas.

ara monitorá-lo periodicamente. O recurso de monitoramento de nuvem AWS do Applications Manager fornece uma plataforma para monitorar os fundos gastos nos serviços de nuvem AWS e garantir que você nunca ultrapasse sua cota para os serviços e dimensione adequadamente.
As aplicações em nuvem podem falhar devido a problemas de armazenamento. A falta de armazenamento leva à falta de escalabilidade e à incapacidade de aceitar os dados em fila. Isto pode levar à paralisação das aplicações e, portanto, é necessária a observação dos elementos de armazenamento em um nível mais profundo.
O espaço de armazenamento não é o único KPI que precisa de monitoramento constante. As taxas de transação ou rendimento divulgam informações sobre as operações subjacentes que ocorrem no banco de dados/armazenamento. A solução de monitoramento em nuvem do Applications Manager rastreia operações de leitura/gravação e tráfego que ajudarão a evitar situações de impasse.
O monitoramento dos hosts virtuais e físicos simplifica o processo de gerenciamento de recursos. Muitas aplicações e elementos podem depender de um único host e monitorá-los em sincronia com os serviços em nuvem pode ajudar a prevenir problemas de crescimento de recursos e criar um plano de failover em vigor.
Métricas relacionadas a recursos como CPU, memória e disco são as métricas mais importantes a serem observadas, porque o esgotamento delas significa uma falha imediata. Além disso, as conexões (rede) e os processos também exigem vigilância constante, pois estão intimamente relacionados com a latência.
O Applications Manager é uma ferramenta independente de plataforma que pode monitorar extensivamente servidores físicos e hipervisores, juntamente com mais de 150 tecnologias, incluindo servidores de aplicações, bancos de dados, sites, componentes de middleware e mensagens e muito mais, tornando-o a ferramenta perfeita para todas as suas necessidades de monitoramento de infraestrutura em nuvem.
O Applications Manager é gratuito durante os primeiros 30 dias. O software de monitoramento em nuvem é simples de usar e pode ser instalado em apenas alguns minutos. Comece a monitorar agora!
Ele nos permite rastrear métricas cruciais, como tempos de resposta, utilização de recursos, taxas de erro e desempenho de transações. Os alertas de monitoramento em tempo real nos notificam prontamente sobre quaisquer problemas ou anomalias, permitindo-nos tomar medidas imediatas.
Função do revisor: Pesquisa e Desenvolvimento
Ela nos permite rastrear métricas cruciais, como tempos de resposta, utilização de recursos, taxas de erro e desempenho de transações. Os alertas de monitoramento em tempo real nos notificam imediatamente sobre quaisquer problemas ou anomalias, permitindo tomar medidas imediatas.
Função do revisor: Pesquisa e Desenvolvimento