Simplifique el monitoreo de red con OpManager

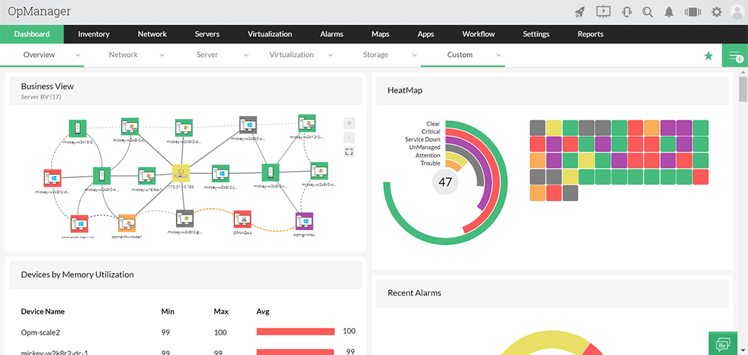
Tenga una visión holística de su red con un dashboard personalizado

Transforme los datos monitoreados en información procesable para garantizar la eficiencia e impulsar la mejora continua de su red. Emplee más de 90 widgets para moldear su dashboard a la medida de las necesidades y objetivos de su negocio.

Más información

What is ManageEngine ServiceDesk Plus
Enterprise service management software

Mejore el monitoreo de red con AIOps

Aproveche las funciones de IA y machine learning para adoptar un enfoque proactivo en su monitoreo de red. Anticipe la escasez de recursos, las tendencias de rendimiento y los patrones de uso.

Con más de 200 informes predefinidos, alertas personalizables y pistas de auditoría, facilita la detección de amenazas, la respuesta a incidentes y el cumplimiento de normativas como GDPR, HIPAA o ISO 27001, todo desde una única consola y sin configuraciones complejas.

Más información

 

No pierda tiempo valioso con ayuda del descubrimiento automático de redes

Descubra y recolecte información sobre routers, switches, servidores físicos y virtuales, firewalls, y dispositivos finales —entre otros dispositivos de red— por medio de rangos de IP y protocolos. También puede crear mapas de las relaciones entre estos dispositivos descubiertos, sin importar que sean físicos o virtuales.

Más información

Unified service management software
Enterprise service management software

Realice automatizaciones con funciones drag-and-drop

¡No tiene que saber de código para automatizar el flujo de trabajo de TI! Aproveche más de 70 acciones predefinidas para determinar, modificar y verificar operaciones de trabajo dentro de su infraestructura. ¡Automatice sus operaciones y garantice un mantenimiento continuo de su red!

Más información

¿Sabía esto acerca de OpManager?

  •  

    Plataforma todo en uno para el monitoreo unificado de su infraestructura

  •  

    Cuenta con más de 15 años de excelencia en ITOM

  •  

    Disponible en 19 idiomas, con posibilidad de acomodarse a más

  •  

    Diseño intuitivo y modularidad con licenciamiento flexible

  •  

    Integración de forma nativa con herramientas propias y de terceros

  •  

    Funciones de IA y machine learning

  •  

    Mapas de red que se actualizan automáticamente

 

No importa la industria en la que se desempeñe: garantice una estrategia de monitoreo de red exitosa

OpManager permite que compañías de diversos sectores y ámbitos tengan una visibilidad completa de su entorno de TI. Esto asegura el buen funcionamiento de la red y previene caídas del servicio. Lo anterior garantiza una buena experiencia del cliente.

 
 

Aeropuertos

Los aeropuertos deben gestionar múltiples operaciones. Para garantizar una experiencia segura, necesitan de una infraestructura de TI formidable. Lo anterior requiere prevenir cualquier disrupción. Por fortuna, OpManager cuenta con escalabilidad y funciones de monitoreo de extremo a extremo para garantizar que todos los elementos de una red aeroportuaria funcionen adecuadamente.

Más información 

Automóviles y aviación

¡Prevenga tiempos de inactividad en sistemas críticos para las operaciones aeroportuarias y automovilísticas! Recolecte y relacione continuamente la información de los dispositivos en su red. Alerte a los administradores de TI ante cualquier irregularidad. Saque provecho a funciones como mantenimientos programados, tolerancia frente a fallos, administración de fallas y gestión de la configuración para garantizar el buen funcionamiento de su red y cadena de suministro.

Más información 

Banca y finanza

Tanto los clientes como los empleados de banca y finanzas merecen una experiencia digital ideal. ¡Garantícela a través del monitoreo del rendimiento de la red y su infraestructura! Equipe a su departamento de TI con observabilidad full-stack. Lo anterior le permitirá mejorar la correlación, el contexto y el control sobre su infraestructura.

Más información 

Defensa

¡Haga frente a los letales cuellos de botella en su red militar! Garantice la continuidad operativa, la eficiencia del servicio al cliente y la seguridad de la infraestructura TI. Esto requiere un monitoreo proactivo, el cual también puede ayudar a prevenir ciberataques y cortes del servicio. Por medio de tecnologías como IA y machine learning, podrá construir una red resiliente.

Más información 

Educación

Hoy en día, la educación se ha vuelto mucho más dependiente de la tecnología. Esto ha hecho que las redes educativas sean más complejas que nunca. ¡Simplifique su monitoreo! Con la ayuda de OpManager, cualquier dispositivo conectado a una red educativa a través de una dirección IP puede ser monitoreado. Esto garantiza la disponibilidad de su infraestructura crítica y previene incidentes de red.

Más información 

Gobierno

La disrupción de un servicio gubernamental puede ser frustrante. Un monitoreo holístico que empodere a los administradores de red es la clave para garantizar un funcionamiento continuo. Además de facilitar su descubrimiento, OpManager permite monitorear cualquier dispositivo conectado a una red a través de una dirección IP.

Más información 

Salud

Hoy en día, el mantenimiento de las redes médicas y los dispositivos que las componen es de vital importancia. También es importante garantizar su velocidad y confiabilidad. Monitoree equipo médico y convencional sin inconvenientes con la ayuda de OpManager. Emplee umbrales adaptativos y evite que las alertas pasen desapercibidas.

Más información 

Ingeniería y manufactura

Ante el auge de IIoT y la industria 4.0, las tecnologías operacionales (TO) y de la información (TI) se están mezclando. En este entorno interconectado, garantizar la continuidad del servicio resulta fundamental. OpManager permite verificar la disponibilidad y generar recomendaciones para mejorar el desempeño de la red.

Más información 

Telecomunicaciones

La industria de las telecomunicaciones vive a merced de los avances tecnológicos. Aunque esto viene de la mano con múltiples beneficios operacionales, también supone una complicada interdependencia de elementos de red. Lo anterior puede llevar a que cualquier malfuncionamiento provoque una indisponibilidad. Aquí es donde entra OpManager, una solución versátil con funciones de monitoreo y descubrimiento de red inteligentes.

Más información 

Comercio minorista

El monitoreo de red puede revelar por qué un router dejó de funcionar o cuándo un dispositivo necesitará actualizar sus sistemas de almacenamiento. Sin embargo, un monitoreo proactivo requiere de una solución que permita que las organizaciones se preparen para el futuro. Funciones como los umbrales adaptativos, las plantillas predeterminadas y los dashboards intuitivos de OpManager pueden ayudar con esta empresa.

Más información 

Medios y entretenimiento

Con el auge del streaming y los servicios por suscripción, es importante garantizar que sus redes estén equipadas para una transmisión de datos rápida y precisa. OpManager facilita esto al monitorear dispositivos para determinar la disponibilidad, la calidad y el rendimiento de los servidores de medios. ¡Asegúrese de que su red sea segura y estable!

Más información

Consiga la visibilidad necesaria para gestionar su red de forma óptima por medio de OpManager

Gestión de redes

Monitorear y mejorar el rendimiento de la red es fundamental para mantener el óptimo funcionamiento del negocio. Esto garantiza que se mantengan los acuerdos de nivel de servicio (SLA) y que se suministren de manera oportuna las soluciones empresariales críticas. A través de sus funciones de gestión de red, OpManager permite a los administradores de TI resolver rápidamente las interrupciones y tomar el control.

Más información

Gestión de servidores

OpManager ofrece a los administradores de TI una consola de gestión unificada. Brinda amplia visibilidad y control de los servidores físicos y virtuales en las plataformas de servidores Windows, Linux, Unix, VMware, Hyper-V y Xen. Monitorea activamente más de 300 métricas críticas para el rendimiento del servidor. También permite identificar y solucionar fallas de forma automática.

Más información

Gestión de fallas y rendimiento

Detecte, recupere y limite el impacto de los fallos en su red con OpManager. Reciba alertas por SMS, correo electrónico o la aplicación para dispositivos móviles. La solución también permite automatizar la resolución de fallos al integrar sus programas y/o scripts.

Más información

Gestión de almacenamiento

OpManager le permite gestionar todos sus dispositivos de almacenamiento de red desde un mismo panel. El monitor predefinido se puede asociar con dispositivos de almacenamiento para ver la disponibilidad, además de supervisar el rendimiento de almacenamiento y varios parámetros de los dispositivos asociados. OpManager también permite configurar umbrales y alarmas correspondientes.

Más información

 

Cumpla con normativas de seguridad

 

Varias normas de cumplimiento y mejores prácticas exigen controlar el ingreso a las cuentas del sistema para garantizar que el acceso a los dispositivos centrales —tales como routers, switches, firewalls y servidores— esté monitoreado. De esta forma se garantiza que los datos sensibles no estén expuestos, editados o manipulados.

Estas normas incluyen:

  • SOX
  • PCI SSC
  • SOC 2
  • HIPAA

OpManager permite personalizar los niveles de acceso apropiados para cada usuario de la organización. Esto garantiza una autorización detallada y evita cambios no deseados. ¡Conozca las ventajas del control de accesos basado en roles!

¡También ayuda con el cumplimiento de la normativa FIPS! A través del modo FIPS, OpManager ayuda a proteger su red mediante un cifrado reforzado, una comunicación segura, controles de acceso estrictos, una sólida gestión de contraseñas, una auditoría vigilante, informes de cumplimiento exhaustivos y un monitoreo incesante.

Certificaciones y reconocimientos

Gartner Peer Insights

Galardonado con el premio Users Love Us 2024 de Slashdot

Gartner Peer Insights

Reconocido en el informe GetApp Category Leaders 2024 para gestión de servidores

Gartner Peer Insights

Reconocido en el informe Capterra Best Ease of Use 2024 para Plataformas AIOps

Gartner Peer Insights

Reconocido en el informe Software Advice Best Customer Support 2024 para Plataformas AIOps

 

¿Qué opinan nuestros clientes?


El Banco de Desarrollo Productivo de Bolivia logró autoservicio de contraseñas y cuentas con AD360


La Universidad Apec gestiona masivamente sus usuarios con ADManager Plus


Alpine Health Technologies gestiona eficazmente sus usuarios con ADManager Plus

 
 
Gartner
 

4,5/5

(957 calificaciones)

TrustRadius
 

8,4/10

(94 calificaciones)

Capterra
 

NaN0/5

(209 calificaciones)

¿A qué espera para conseguir visibilidad holística de su red?

Zona de videos
OpManager Customer Videos
Conociendo ManageEngine OpManager
  • opm-video2Empresas Fonalledas monitorea su red con OpManager
    opm-video3Institución financiera de Ecuador gestiona sus redes con OpManager
  • opm-video4César Iglesias administra sus redes y operaciones de TI con OpManager
    opm-video5BAC Honduras logró visibilidad completa de su infraestructura con OpManager
  • opm-video4Assertus gestiona y protege su red con OpManager y EventLog Analyzer