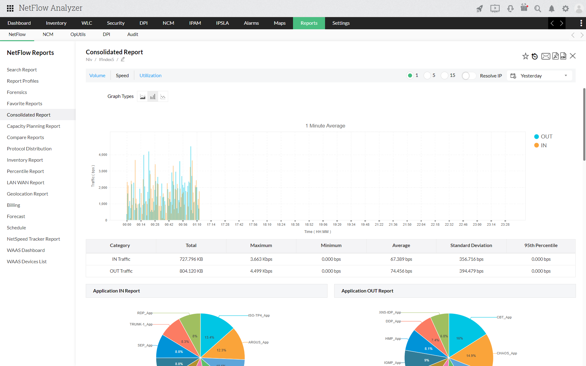
Consolidated reports let you see all the traffic details for an interface, interface group or IP group at a glance. Click the Reports Tab -> More Reports -> Consolidated Report link to see all traffic details for an interface, interface group or IP Group at one glance.
Select the Interface, Interface Group or IP group based on which you need the consolidated report under Select Source tab. Once you Select the Interface you will have the option to select the Device and Interface interface based on which you need the report in the same way you can select IP Group and for Interface groups as well.
Select Top allows you to show view with top 5,10 or top 20 outputs for top Source, destination and Application.
Traffic Type give the option to select the view for the traffic graph details in either Speed, Volume or Utilization.
You can choose to generate hourly, daily or reports based only on business hours and also customise time period by selecting Custom option under Time Period option.
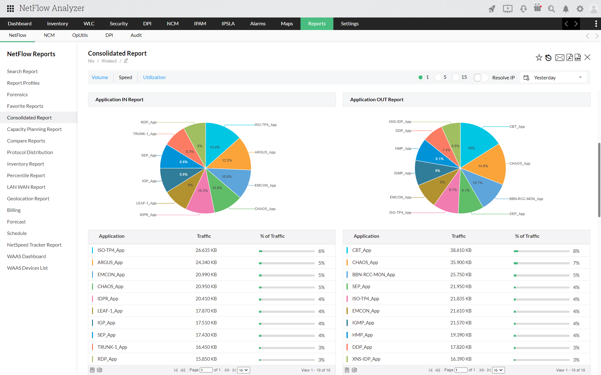
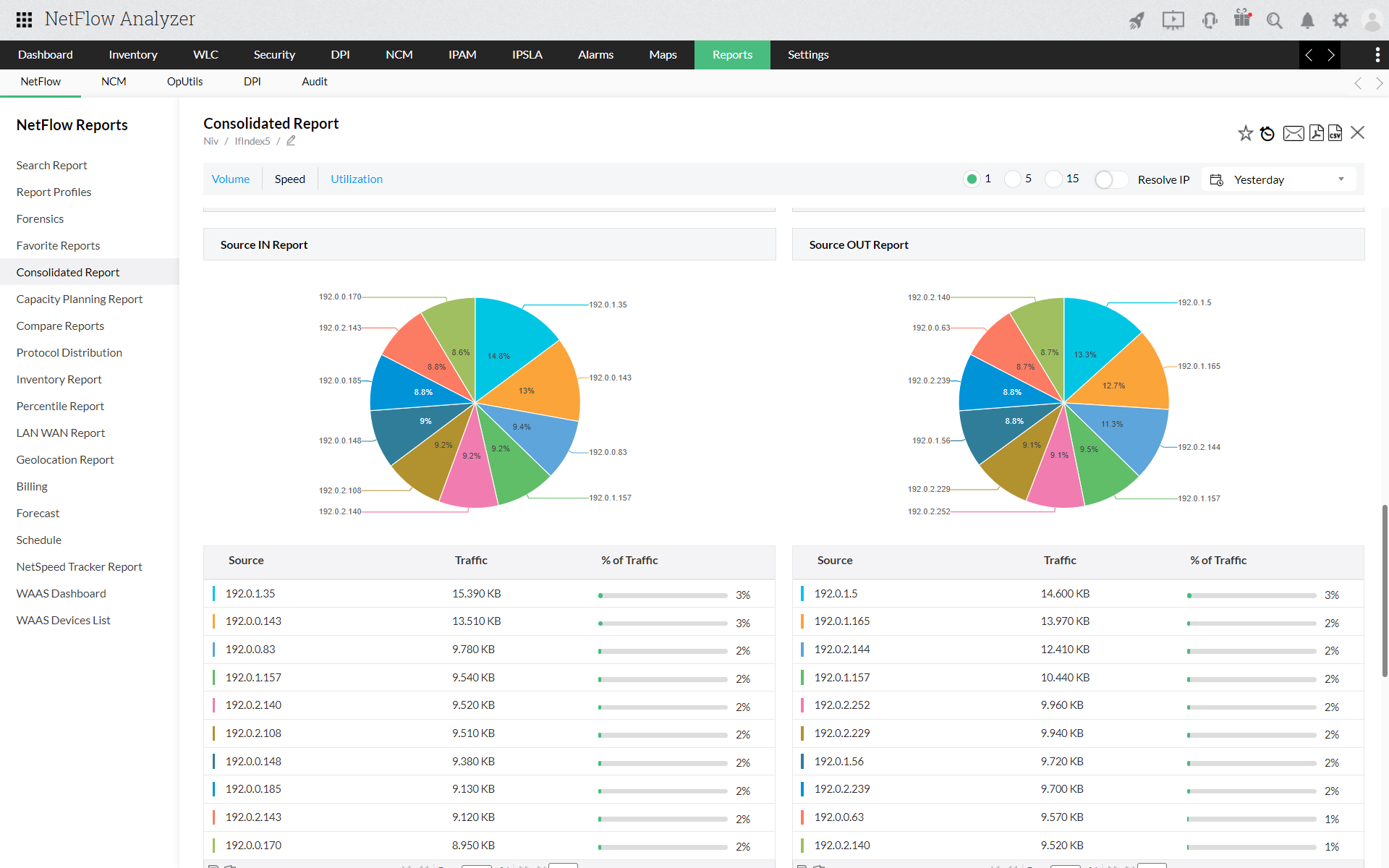
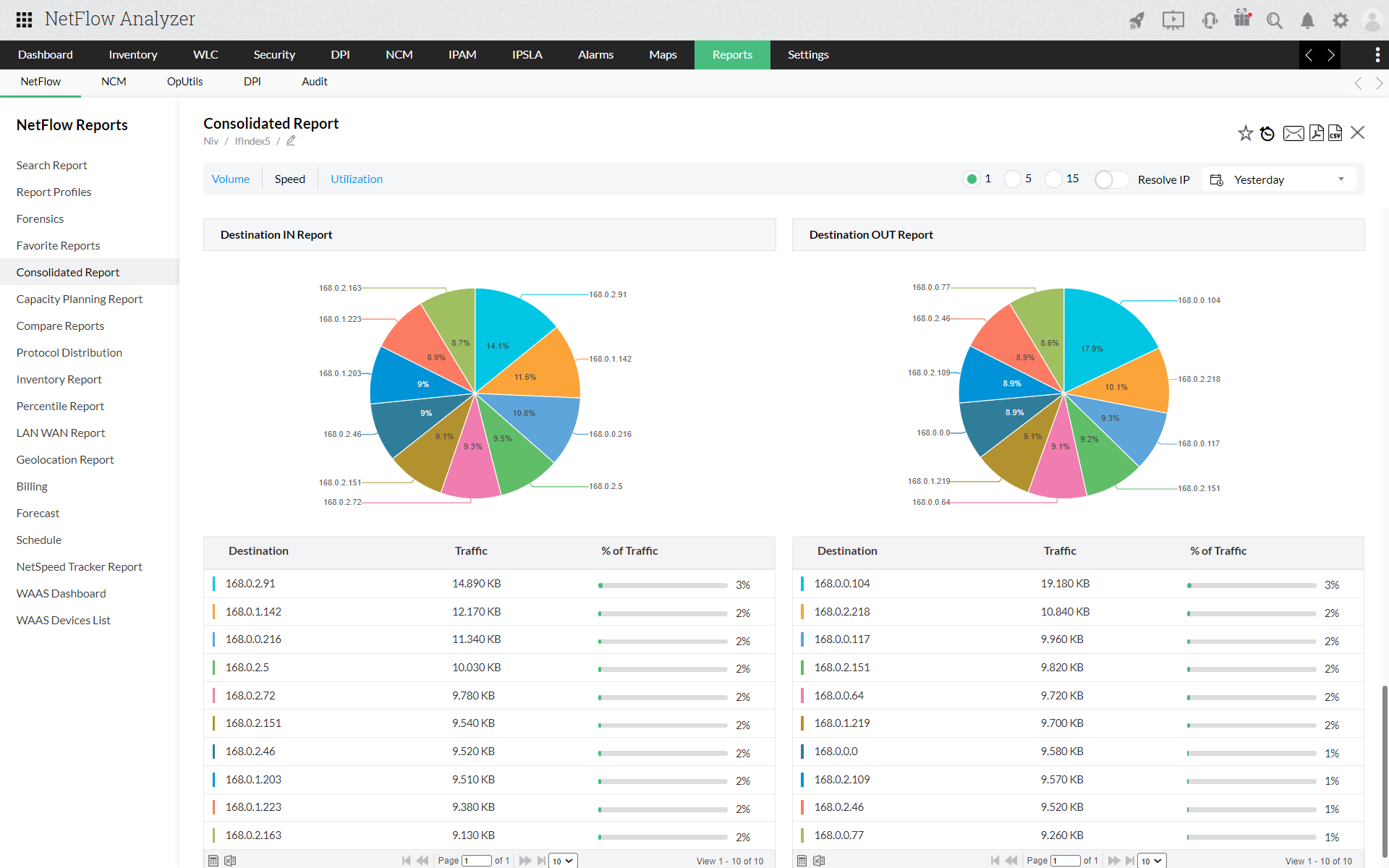
Click on Generate Report to generate the report. The report gives the Graphical and Tabular representation for Traffic Graph, Application IN/OUT, Source IN/OUT and Destination IN/OUT





You can export ouput of each widget in CSV or Excel by click on the icon at the bottom of the view.