En un mundo de creciente complejidad tecnológica, retos empresariales competitivos y menor aceptación de las interrupciones del servicio por parte de los consumidores, la eficiencia de las operaciones de TI se ha convertido en la clave del crecimiento, los beneficios y el éxito. El impacto del tiempo de inactividad de las TI, que era menos amenazador hace unas décadas, representa ahora pérdidas por valor de millones de dólares y, a veces, incluso pérdida de negocio y reputación para organizaciones de todos los tamaños.
En el mundo actual es necesario contar con operaciones de TI ágiles y coherentes, y su organización se beneficia cuando dispone de un sistema de monitoreo de operaciones de TI infalible y escalable.
Pregunte a cualquier administrador de TI y le dirá: monitorear las operaciones de TI es más fácil decirlo que hacerlo. Las cosas pueden ir mal rápidamente y de múltiples maneras. He aquí algunos problemas críticos del funcionamiento de TI que demuestran la necesidad de una estrategia proactiva de monitoreo de las operaciones de TI:
Dadas estas dificultades, el monitoreo de las operaciones de TI es la necesidad del momento para la comunidad de administradores de TI, que trabaja día y noche para garantizar que sus operaciones de TI sean inmunes a las amenazas y los problemas, y sean competentes para hacer frente a las crecientes exigencias del mundo empresarial.
Oye, guerrero de la red, ¿cuál es tu historia de desastre en operaciones de TI?
Aunque a todos nos ha afectado el tiempo de inactividad, tenemos curiosidad por conocer sus valientes encuentros con él. Consúltenos hoy mismo. Hablemos de cómo hacer más resistente su estrategia de monitoreo de la infraestructura de TI.
OpManager Nexus de ManageEngine es un software de monitoreo de operaciones de TI híbrido e integrado que ayuda a los administradores de TI a garantizar el máximo tiempo de actividad para hacer frente a los rigores de un negocio competitivo. Algunas de las principales funciones de la gestión de operaciones de TI de OpManager Nexus son:
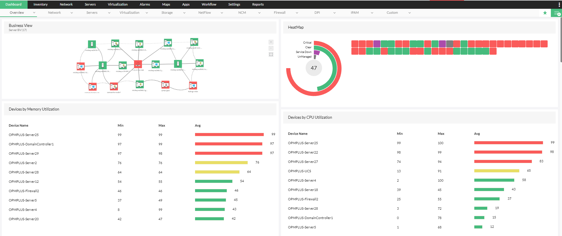
OpManager Nexus, una herramienta integral de monitoreo de redes, es compatible con más de 200 métricas de monitoreo, como el rendimiento de los dispositivos, la utilización de la CPU y la memoria, así como la gestión de la configuración de más de 10.000 dispositivos, incluidos servidores, routers, switches, balanceadores de carga y firewalls. Además del monitoreo permanente de parámetros críticos, OpManager Nexus permite a los administradores de TI garantizar el cumplimiento de sus operaciones de TI con las normativas de privacidad y seguridad, incluidas HIPAA y SOX.
Además de monitorear servidores físicos de proveedores clave como Dell, Cisco, HP e IBM, OpManager Nexus monitorea las operaciones de TI en servidores virtuales. Es compatible con el monitoreo de servidores virtuales en dispositivos Nutanix, VMware y Microsoft Hypervisor. Además de las métricas habituales, como la disponibilidad, los administradores de TI también pueden evitar problemas como la proliferación de equipos virtuales mediante la gestión continua de la memoria virtual, la identificación de cuellos de botella tanto en hosts como en equipos virtuales, la automatización de la gestión básica de fallas en caso de problemas y la visualización de la arquitectura virtual a través de potentes mapas proactivos.
El ancho de banda es un componente crítico de las operaciones de TI que, si se maltrata, cuesta mucho esfuerzo corregir. La confusión de prioridades en el ancho de banda provoca un consumo desequilibrado de recursos, lentitud en las aplicaciones críticas para el negocio e incluso tiempos de inactividad. El módulo de gestión de ancho de banda de OpManager Nexus permite a los administradores realizar un control del consumo de ancho de banda aprovechando las últimas tecnologías de flujo como sFlow, Net Flow y jFlow. Los administradores pueden realizar un control del consumo de ancho de banda tanto a nivel de dispositivo como de usuario, identificar anomalías de forma proactiva y modelar los patrones de tráfico. Si es administrador de TI, el módulo de gestión de ancho de banda de OpManager Nexus es la solución integral para todos sus problemas de ancho de banda en su estrategia de monitoreo de operaciones de TI.
Con la creciente adopción de la nube en el mundo actual, el control proactivo del rendimiento y la experiencia del usuario final en aplicaciones basadas en la nube debería ser un objetivo del equipo de TI para lograr una estrategia fiable de monitoreo de las operaciones de TI. Además, es esencial que los equipos de aplicaciones y redes compartan visibilidad sobre datos comunes para garantizar la coherencia de las operaciones de TI. El módulo de gestión de aplicaciones de OpManager Nexus realiza un control de las instancias clave de las aplicaciones críticas más populares en la nube, como Amazon, GCP, Azure, Microsoft 365 y Oracle Cloud. Los administradores también pueden monitorear la experiencia del usuario final, registrar proactivamente el rendimiento durante un periodo, analizar el rendimiento histórico y tomar medidas para evitar cuellos de botella en el rendimiento de las aplicaciones.
El mero control de las métricas de rendimiento es incompleto. El módulo de gestión de la configuración de red de OpManager Nexus incluye un control proactivo de los cambios que permite a los administradores monitorear las modificaciones las 24 horas del día para que la organización pueda seguir siendo competitiva en el clima empresarial actual. Mediante el establecimiento de un sistema de control de acceso basado en roles, los administradores pueden agilizar el control de los cambios, probar los efectos de la aplicación de los cambios, realizar un control de la conformidad de los dispositivos con las normas de cumplimiento clave y aplicar los cambios de configuración en varios dispositivos.
La mayor amenaza para las operaciones proactivas de TI no es un rendimiento deficiente, sino unos sistemas de seguridad deficientes. El punto de entrada más común en los sistemas de red, el firewall, es también el punto de entrada más común de una seguridad de red débil. OpManager Nexus permite monitorear las reglas y políticas del firewall, identificar las reglas obsoletas, aplicar nuevas reglas en el firewall y garantizar el cumplimiento de las políticas de seguridad críticas por parte del firewall. OpManager Nexus soluciona las mayores brechas de seguridad en las operaciones de TI mediante la eliminación de reglas obsoletas, el control de políticas críticas del firewall las 24 horas del día y el monitoreo del cumplimiento de los dispositivos de firewall con los estándares más conocidos. Además de ser una herramienta de inmunización de seguridad, el módulo de análisis de firewall de OpManager Nexus garantiza que las operaciones de TI no estén sujetas a cuellos de botella de rendimiento derivados de vulnerabilidades de seguridad clave.
El control de las métricas correctas es una mitad de la batalla del monitoreo de las operaciones de TI; notificar a la persona adecuada para que tome las medidas correctas en el momento correcto es la otra mitad. Aquí es donde las funciones avanzadas de alerta y notificación de OpManager Nexus ayudan a los administradores de TI. OpManager Nexus incluye un potente sistema de alerta multinivel basado en umbrales que emite alertas sobre los datos críticos monitoreados. También reduce el esfuerzo manual y mejora la eficiencia del monitoreo de las operaciones de TI de la empresa con umbrales basados en IA. OpManager Nexus, una eficiente herramienta de gestión de infraestructuras de TI, viene con notificación multicanal que incluye compatibilidad para correo electrónico, SMS y Slack para garantizar que las alertas lleguen a las partes interesadas correctas en el momento adecuado. Las alertas también pueden transmitirse como tickets a las herramientas ITSM para que los técnicos en el lugar puedan resolver los problemas.
Oxford define al monitoreo como "observar y comprobar algo durante un periodo de tiempo para ver cómo evoluciona y poder hacer los cambios necesarios". Aunque las alertas instantáneas pueden ayudar a corregir el problema en cuestión, este no se resuelve a menos que se hagan inferencias a partir de datos periódicos a largo plazo. OpManager Nexus ofrece alertas multinivel basadas en umbrales y sugerencias de umbrales basadas en IA, y proporciona un potente conjunto de informes para ayudar a los administradores a evaluar la eficiencia de su estrategia de operaciones de TI. Los administradores pueden generar informes sobre múltiples métricas, como el rendimiento, el ancho de banda y la gestión de cambios. También pueden generar informes personalizados para establecer una correlación entre múltiples pilares de las operaciones de TI. Gracias a la información derivada de estos informes, las organizaciones pueden optimizar la efectividad de sus operaciones de TI y ofrecer un mayor ROI.



OpManager Nexus ha ayudado a administradores de todo el mundo a crear una estrategia proactiva de monitoreo de las operaciones de TI y a ahorrar millones de dólares en tiempos de inactividad. Estaremos encantados de mostrarle los testimonios, pero preferimos que experimente la ventaja Plus de primera mano. Pruebe OpManager Nexus gratis hoy mismo.