CONFORMITÉ > ISO 27001
Clauses de la norme ISO/IEC 27001
définissant les exigences en matière de sécurité.
Contrôles de sécurité
dans le cadre ISO/IEC 27001:2022.
Pays membres de l'ISO,
garantissent une portée mondiale.
Total des normes ISO couvrant
divers secteurs.
Croissance des certifications ISO/IEC 27001
en une décennie
L'Organisation internationale de normalisation (ISO) est une organisation non gouvernementale (ONG) mondiale qui élabore et promeut des normes visant à garantir la qualité, la sécurité et l'efficacité dans tous les secteurs d’activité à travers le monde. Fondée en 1947, l'ISO compte aujourd'hui plus de 160 pays membres, chacun représenté par son organisme national de normalisation (par exemple, le BIS pour l'Inde, l'ANSI pour les États-Unis). Ces membres collaborent pour élaborer des normes internationalement reconnues, destinées à aider les organisations à atteindre la cohérence et l'excellence.
Élaborée conjointement par l'Organisation internationale de normalisation (ISO) et la Commission électrotechnique internationale (CEI), la norme ISO/IEC 27001 fournit un cadre complet pour la création, la mise en œuvre et la gestion d'un système de gestion de la sécurité de l'information (ISMS). Elle aide les organisations à protéger leurs informations sensibles en adoptant des pratiques de sécurité rigoureuses et éprouvées.
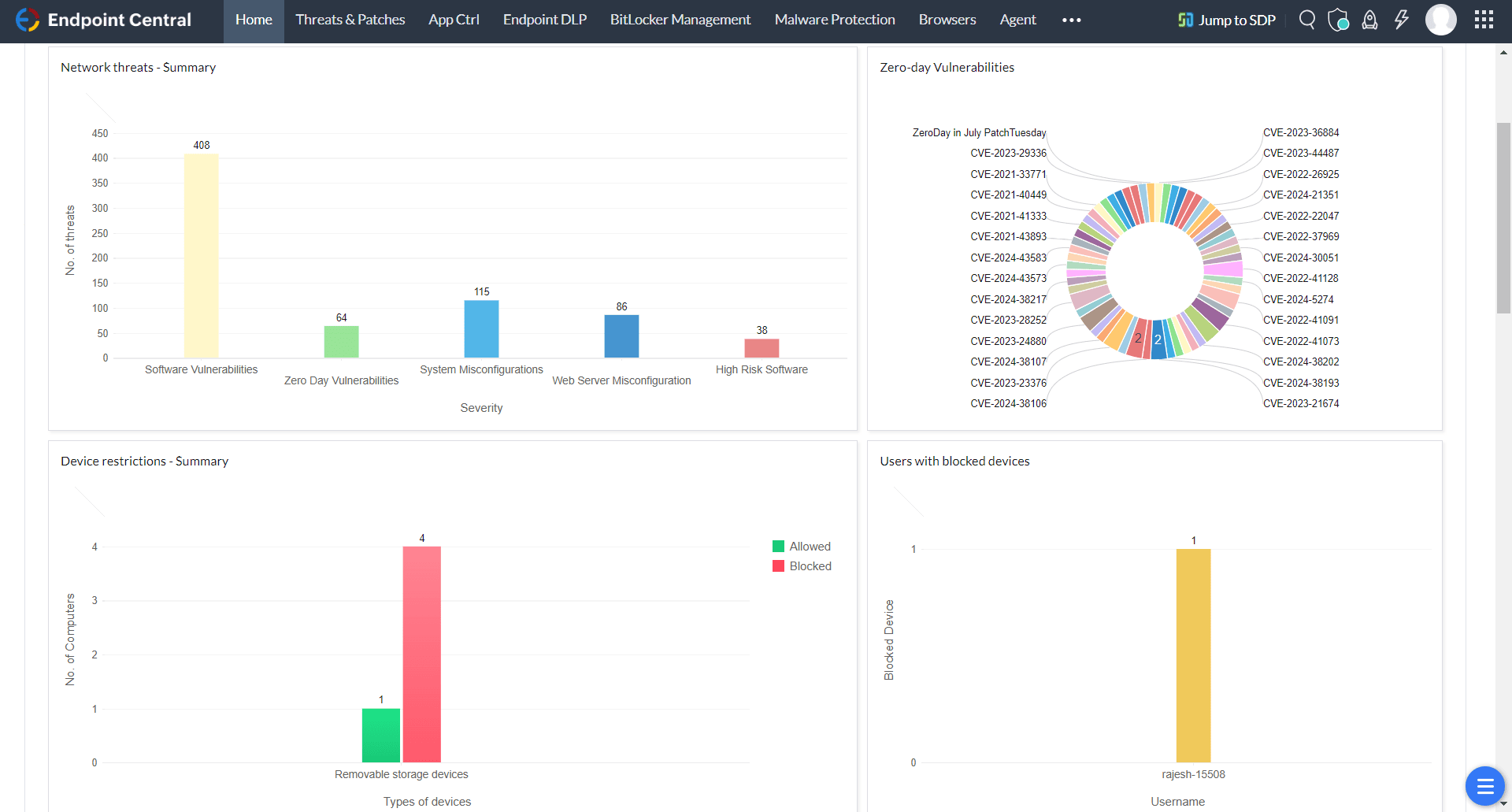
Grâce à Endpoint Central, les entreprises bénéficient d'une visibilité complète sur leur écosystème de terminaux via des tableaux de bord et des rapports intuitifs. La solution offre une analyse approfondie des vulnérabilités, des erreurs de configuration de sécurité et de l’état général des terminaux, garantissant ainsi une gestion sécurisée et conforme de l’ensemble des ressources informatiques.


Les fonctionnalités avancées de prévention des pertes de données d'Endpoint Central permettent aux entreprises de classer et de sécuriser efficacement les informations sensibles, telles que les données personnelles identifiables (PII) et les informations médicales protégées électroniques (ePHI). Ses capacités robustes de prévention des fuites de données incluent des restrictions sur la copie d'informations vers les clouds publics, les presse-papiers, les périphériques externes, et plus encore.

Les outils d'évaluation des vulnérabilités intégrés à Endpoint Central offrent une analyse approfondie des vulnérabilités du réseau. Ses capacités de correction intégrées fournissent une plateforme unifiée pour les opérations informatiques (ITOps) et les opérations de sécurité (SecOps), rationalisant ainsi les efforts d’atténuation des risques de manière efficace.

Le système de gestion de la sécurité de l'information (ISMS) repose sur un ensemble structuré de politiques, de procédures et de contrôles conçus pour protéger les ressources informationnelles d'une organisation. Il couvre différents aspects de la sécurité et s'articule autour des domaines clés suivants :
Nous avons minutieusement aligné les fonctionnalités d'Endpoint Central sur les contrôles de sécurité de l'information définis dans l'annexe A de la norme ISO/IEC 27001. Grâce à Endpoint Central, votre organisation peut intégrer de manière transparente les pratiques ISO 27001 dans ses opérations quotidiennes, assurant ainsi une gestion robuste et conforme de la sécurité de l'information. Cette cartographie démontre comment nos solutions soutiennent et facilitent vos efforts de conformité.
Cliquez ici
YKK Lanka est devenue la première entreprise manufacturière du Sri Lanka à obtenir la certification ISO 27001. Les rapports générés par Endpoint Central sont essentiels pour nos audits ISO 27001, tant internes qu'externes. Depuis 2009, soit depuis 15 ans, nous utilisons Endpoint Central, ce qui nous a permis d'économiser énormément de temps informatique sans jamais augmenter les frais généraux de notre service.

N'hésitez pas à contacter nos experts pour poser vos questions spécifiques et découvrir comment Endpoint Central peut vous accompagner dans le respect des exigences ISO.