Monitor WAN RTT using Cisco IPSLA and NetFlow

Monitor WAN RTT using Cisco IPSLA and NetFlow

Business organizations depend on WAN links to connect globally dispersed sites. As the global economy is growing at a rapid pace and so the demand for WAN links. For this reason, the availability and reliability of WAN links has become an important criteria for business related communications.

Business organizations require continuous uptime of WAN links along with quick reponse time and minimal transmission errors to ensure availability and reliability. By measuring the Round Trip Time(RTT), we can ensure WAN link both. An RTT, is the time required for a packet to travel from a specific source to a specific destination and back again. This time taken by the packet to travel to and fro is also known as latency.

If WAN latency is high, it affects your business performance drastically. Buying additional bandwidth every time your WAN availability is compromised, is certainly not the best solution. Therefore a tool like NetFlow Analyzer, that gives you better WAN visibility could be an ideal solution for WAN monitoring.

ICMP Echo operation allows you to measure RTT between a cisco router and any device using IP. The ICMP echo operation pings the source IP SLA device and the destination IP device to measure the response time between them.ICMP Echo is useful in troubleshooting issues realted to network connectivity.

WAN RTT monitor reports

 

WAN RTT Monitor Overview

"Overview" Reports

The "Overview" report details on least performing paths, least available paths, time wise consolidated alert for top RTT and monitorwise health report. The paths along with their delay, availability are listed in the overview report. It also displays the health status of the monitor along with any alerts present.

 

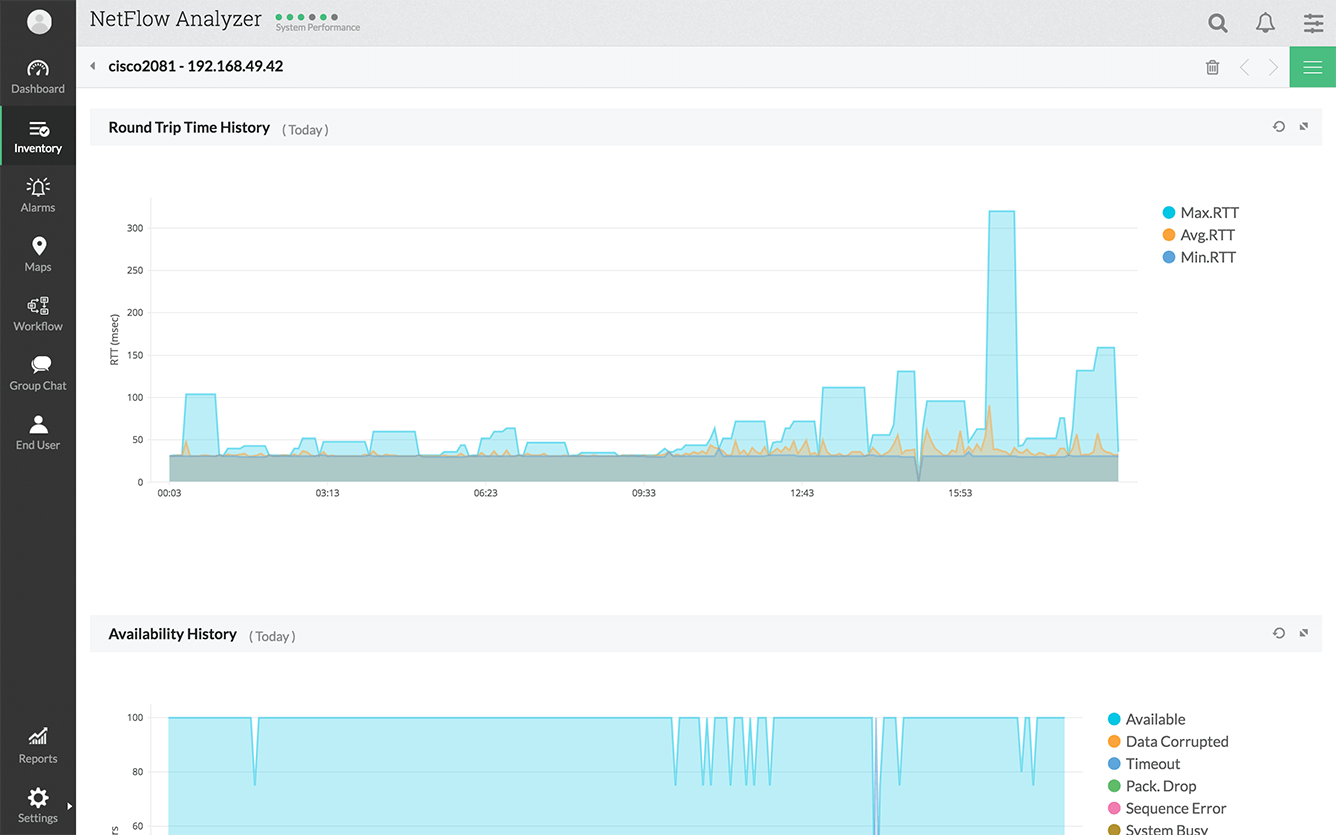
WAN Round Trip Time History Graph

"All Monitors" report

This report shows all the monitors created and displays their RTT, perecentage of violation, availability. It also displays the time, the next poll is scheduled.

 

WAN RTT Threshold Violation History Graph

"All Monitors" Detailed Report

Every monitor displayed in the "All monitors" report can be drilled down to get a detailed report of the monitor. These reports display the "path details" and the "Threshold details." The Threashold violation, availability errors and round trip time are graphically represented here.

Download | Online Demo | Product overview

NetFlow Analyzer is a NetFlow, sFlow, JFLow (and more) collector and analyzing engine integrated together. NetFlow Analyzer is a software (for windows and linux), does not require any hardware probes, which can be downloaded, used in your network environment and can be evaluated for 30 days. Go through the following useful links for better understanding of how NetFlow Analyzer can help you in understanding your network traffic and bandwidth utilization.