Network admins struggle with the pressure of "never enough" when managing their bandwidth for business critical applications. Without enough visibility and control over IT infrastructures, admins face several daunting questions: What is the bandwidth being used for? What's my network's actual capacity for optimal performance?
Industry bandwidth management solutions monitor and manage these resources by ensuring network availability. However, is deploying a real-time bandwidth management software and managing the network as easy as it sounds? For example, some bandwidth management softwares lack alignments in expectations, technical support, flexibility and scalability capabilities, etc.
Network monitoring can be emphasized under a simple principle: If you can't measure it, you can't manage it. NetFlow Analyzer's bandwidth monitoring tool allows you to get complete visibility of your network endpoint's traffic, without blind spots, and help manage your dynamic IT landscape. You can find the real-time bandwidth utilized by every application, IP address, interface, and devices like servers, firewalls, routers, switches, and access points.


NetFlow Analyzer's Security module (add-on) uses a continuous stream mining engine technology to correlate events and alert when the predefined algorithm is met. Attacks, such as DDoS, starts with hogging the network by sending junk traffic from a suspicious IP address. Since NetFlow Analyzer is a unified bandwidth management tool that specializes in detecting behavior of the traffic pattern, any zero-day intrusions that don't fit under the known categories of attacks can also be identified.
Bandwidth management is easier with a summary or at-a-glance profiling of endpoint traffic. You can group nodes like IP addresses, applications, interfaces, access points, SSIDs, and more. Combine every site, department, or branch and assess if the allocation adds value to the business, or limit their usage.


Applications like social media and high-quality video streaming services are latency-sensitive, bandwidth-hogging, and media-rich in nature. These three qualities can ruin the performance of other business-critical applications. QoS monitoring with our bandwidth management tool allows you to tackle these issues by letting you define which applications should get prioritized, and help you reduce performance degradation issues such as latency, packet loss, jitter, and more. You can also evaluate the effectiveness of the applied policies, and manage and analyze bandwidth utilization with CBQoS graphs.
Network bandwidth management starts with knowing as and when the usage or application behavior deters from the considered normal condition. NetFlow Analyzer, a customizable bandwidth management solution, allows you to configure traffic usage alerts by volume, speed, and utilization to set normal conditions and immediately identify bandwidth bottlenecks. Proactive alerting techniques such as real-time, aggregated alerts notify you when the provided thresholds are violated within a specific period or frequency.


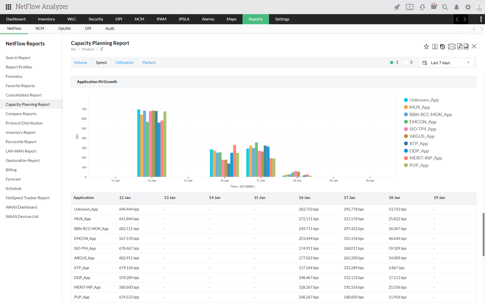
Mitigate the issues of unfruitful IT spending by analyzing traffic from top talkers and their utilization differences over time with capacity planning reports. Redefine your allocation strategy for the future by delegating the available resources for business-critical applications with the AI and ML capabilities of forecast reports. You can predict how the bandwidth utilization could vary, if optimization can make a difference or if your network needs upgrades.
Disclaimer:
GARTNER and PEER INSIGHTS are trademarks and service marks of Gartner, Inc. and/or its affiliates and are used herein with permission. Gartner Peer Insights content consists of the opinions of individual end users based on their own experiences with the vendors listed on the platform, should not be construed as statements of fact, nor do they represent the views of Gartner or its affiliates. Gartner does not endorse any vendor, product or service depicted in this content nor makes any warranties, expressed or implied, with respect to this content, about its accuracy or completeness, including any warranties of merchantability or fitness for a particular purpose.
+
+
+