In today's competitive IT market, you cannot take a chance to leave your customers with the error message, "This site is not reachable", even for a minute. OpManager's real-time uptime monitor periodically scans the health and availability of your IT infrastructure components and helps ensure your network is up and running 24/7. With constant monitoring of website uptime, you can providently identify website problems before they escalate into substantial downtime and lost revenue.

The various features offered by OpManager to monitor uptime are:

Protocols based uptime monitoring

OpManager's uptime monitor uses ICM/Ping, TCP, and SNMP to monitor network, server, or website uptime.

Monitoring uptime via ICMP/Ping

OpManager uses ICMP as the default protocol to perform network uptime monitoring. You can use ICMP monitoring for larger networks and ICMP-enabled environments. OpManager sends ping packets to the destination device to check packet loss, availability, and response time.

Monitoring uptime via TCP

TCP-based uptime monitoring can be used for environments that don't use abundant traffic such as the mid-scale industries. You can use OpManager's TCP-based uptime monitor tool for ping-disabled environments or the ones that prefer TCP monitoring for security reasons.

Monitoring uptime via SNMP

You can monitor network uptime via SNMP only if all the devices are SNMP enabled. OpManager uses SNMP v1, v2, and v3 to ping devices and track the response to check availability and calculate response time.

Real-time website uptime monitoring

Uptime monitoring in OpManager: Severity-based active alerting on website downtime

With OpManager's URL monitor, you can monitor crucial websites for availability and performance around the clock or custom period. You can configure a URL monitor to monitor HTTP/HTTPS URLs, virtual hosts, and the intranet. OpManager's website uptime monitoring tool restores compromised websites immediately; monitors web server farms; determines if parts of your web application are down; monitors web applications with a login; monitors NTML authenticated websites; and more.

The URL monitor also lets you monitor and view the device availability in percentage and response time in milliseconds under the same roof-- either in the monitor-configuring page or the individual URL summary page. With the web alarms, you can quickly drill down to the issue and troubleshoot before it affects the end-users.

Severity-based active alerting on website downtime

Uptime monitoring in OpManager:

When an issue arises, you cannot even waste a second; you need to be aware of the issue the next moment. With the monitored data, OpManager's uptime monitoring software quickly alerts you on the issue based on the severity. For device status polling alarms, OpManager has different severity levels such as Attention, Trouble, Critical, Service Down, Clear, and Unknown.

OpManager's alerting mechanism includes various notification channels such as SMS, Email, slack messages, Syslog messages, SNMP traps, ticket logs, and more. You can also configure to run a command or pre-loaded scripts for specific alarms.

Monitoring website uptime for better incident management

Getting to know a website incident isn't adequate; you have to find the cause of the problem. Monitor uptime and easily find the root cause of the issues using OpManager's root cause analysis and Network Path Analysis.

Uptime monitoring in OpManager: Workplace
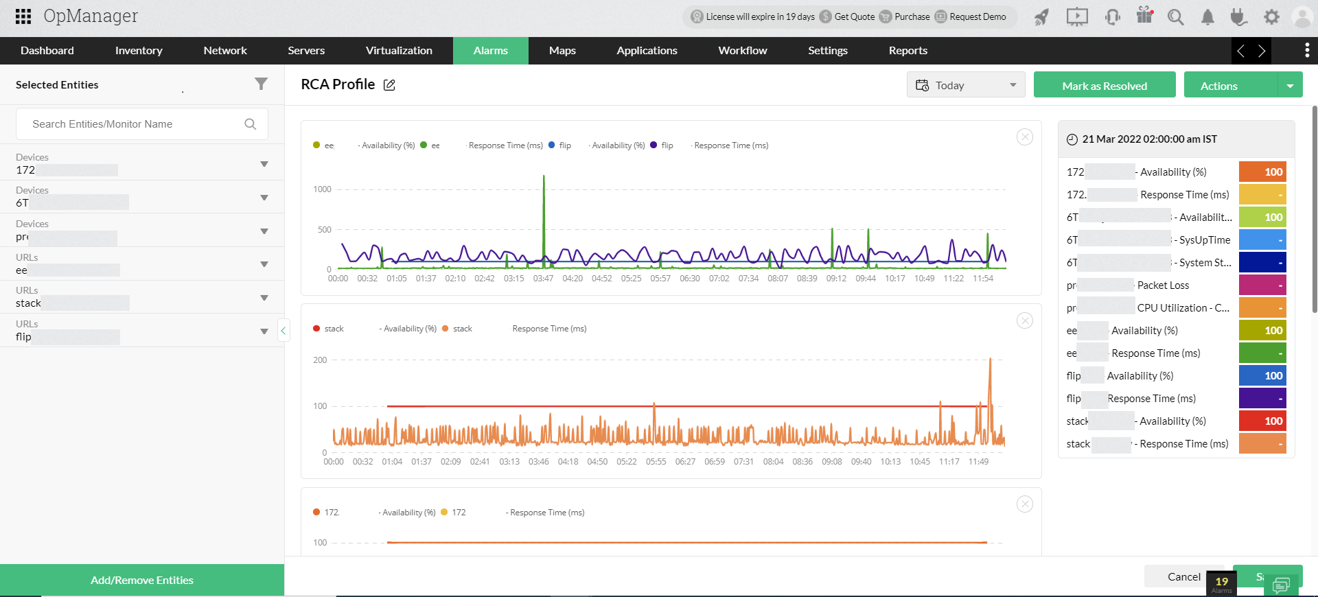
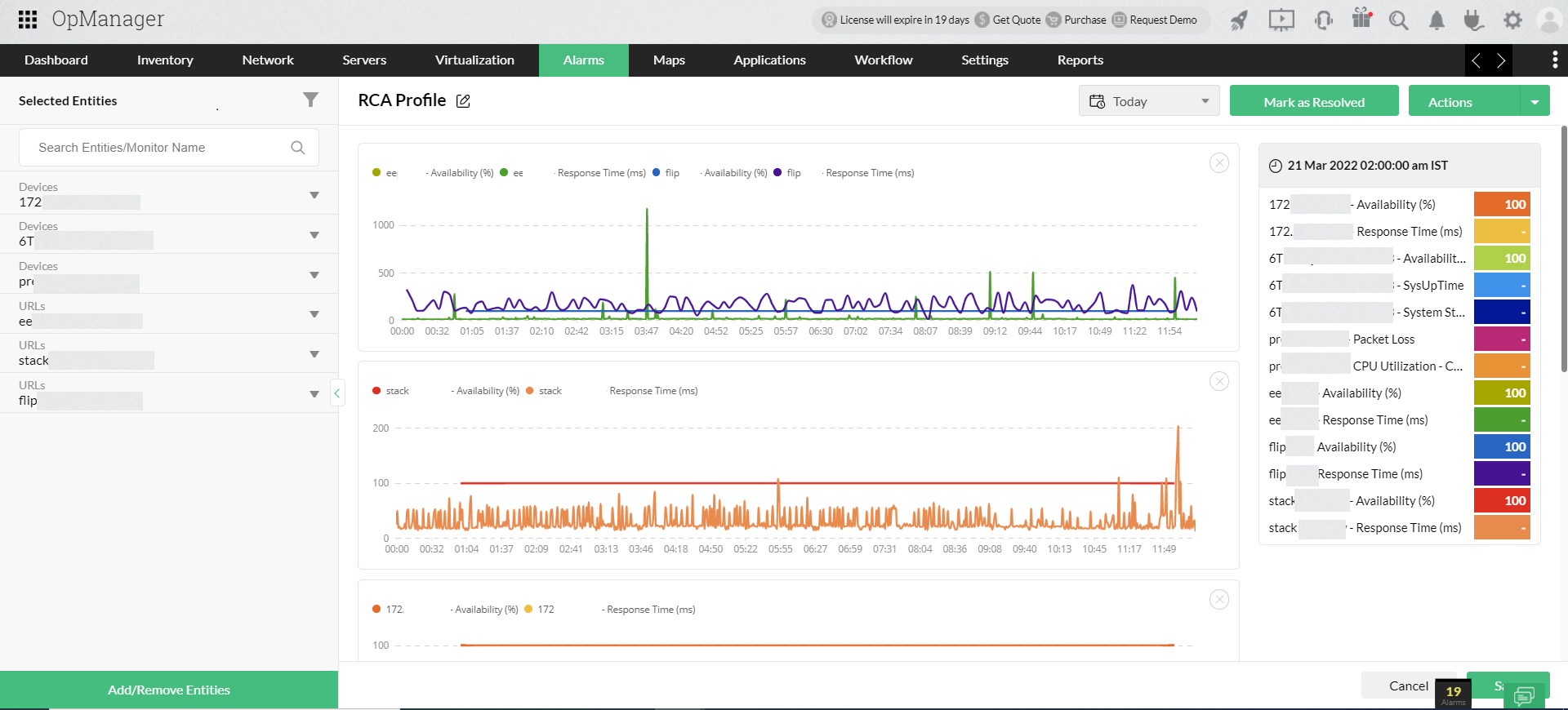
Uptime monitoring in OpManager: RCA profile
 
 

Root cause analysis(RCA): RCA offers a consolidated window where you can visualize network monitoring information and quickly drill down to the root of the issue. This accelerates the fault identification process, ensuring maximum network uptime.

Network Path Analysis: OpManager's in-house network path analysis tool helps you monitor and visualize the network path. It tracks hop-by-hop performance across various paths between a source and a destination. This way, find the shortest route for data transfer; fix latency issues; and reduce MTTR, improving network uptime.

Summary reports on website health and availability

OpManager's availability summary reports display URL availability by calculating the URL's uptime and checking if the URL is up; on hold; on maintenance; dependent unavailable; down, or not monitored. You can export these reports as PDFs for future reference or even configure them to schedule them to be delivered to your inbox.

Integrate OpManager with Applications Manager for uninterrupted website operations

Integrate Application Manager to OpManager to monitor website uptime at the optimum and experience seamless website operations with its extensive features such as:

  • Synthetic monitoring: With Application Manager as an add-on, you can monitor how your websites and web applications perform for the end-users. You can gain a holistic view of the status of your web scripts and transactions across multiple geographic locations.
  • SSL monitoring: Applications Manager automates the process of checking the validity of your SSL/TLS certificates irrespective of the protocols employed. This helps you avoid unplanned certificate expiration and ensure that your web servers never capitulate insecure connections.
  • Real User Monitoring (RUM): With RUM, you can gain in-depth insights on web transactions, user sessions, AJAX calls, Javascript errors, etc., and also understand website performance by browsers, device types, geographies, and ISPs.
  • Page speed reports: Monitoring websites helps you track page loading time across various time intervals. These reports tell you how to improve page speed on different devices.
  • Identify website changes: With website uptime monitoring, you can prevent unauthorized changes to a website and ensure data validity. In case of unauthorized changes, restore your original content in clicks.

FAQs on Uptime monitor

What is uptime monitoring?

+

How does uptime monitoring work?

+

Keep your network uptime in check with OpManager.

Download 30-day free trial

Customer reviews

OpManager
OpManager - 10 Steps Ahead Of The Competition, One Step Away From Being Unequalled.
- Network Services Manager, Government Organization
Review Role: Infrastructure and OperationsCompany Size: Gov't/PS/ED 5,000 - 50,000 Employees
"I have a long-standing relationship with ManageEngine. OpManager has always missed one or two features that would make it truly the best tool on the market, but over it is the most comprehensive and easy to use the product on the market."
OpManager
Easy Implementation, Excellent Support & Lower Cost Tool
- Team Lead, IT Service Industry
Review Role: Infrastructure and OperationsCompany Size: 500M - 1B USD
"We have been using OpManager since 2011 and our overall experience has been excellent. The tool plays a vital role in providing the value to our organisation and to the customers we are supporting. The support is excellent and staff takes full responsibilities in resolving the issues. Innovation is never stopping and clearly visible with newer versions"
OpManager
Easy Implementation With A Feature Rich Catalogue, Support Has Some Room For Improvement
- NOC Manager in IT Service Industry
Review Role: Program and Portfolio ManagementCompany Size: 500M - 1B USD
"The vendor has been supporting during the implementation & POC phases providing trial licenses. Feature requests and feedback is usually acted upon swiftly. There was sufficient vendor support during the implementation phase. After deployment, the support is more than adequate, where the vendor could make some improvements."
OpManager
Great Monitoring Tool
- CIO in Finance Industry
Review Role: CIOCompany Size: 1B - 3B USD
"Manage Engine provides a suite of tools that have made improvements to the availability of our internal applications. From monitoring, management and alerting, we have been able to peak performance within our data center."
OpManager
Simple Implementation, Easy To Use. Very Intuitive.
- Principal Engineer in IT Services
Review Role: Enterprise Architecture and Technology InnovationCompany Size: 250M - 500M USD
"Manage Engine support was helpful and responsive to all our queries"
 
 

Case Studies - OpManager

OpManager

Hinduja Global Solutions saves $3 million a year using OpManager

Industry: IT

Hinduja Global Solutions (HGS) is an Indian business process management (BPM) organization headquartered in Bangalore and part of the Hinduja Group. HGS combines technology-powered automation, analytics, and digital services focusing on back office proces

Learn more

OpManager

USA-Based Healthcare Organization Monitor's Network Devices Using OpManager and Network Configuration Manager

Industry: Healthcare

One of the largest radiology groups in the nation, with a team of more than 200 board-certified radiologists, provides more than 50 hospital and specialty clinic partners with on-site radiology coverage and interpretations.

Learn more

OpManager

Netherlands-based real estate data company avoids system downtime using OpManager and Firewall Analyzer

Industry: Real Estate

Vabi is a Netherlands-based company that provides "real estate data in order, for everyone." Since 1972, the company has focused on making software that calculates the performance of buildings. It has since then widened its scope from making calculations

Learn more

OpManager

Global news and media company

Industry: Telecommunication and Media

Bonita uses OpManager to monitor their network infrastructure and clear bottlenecks

Learn more

OpManager

Bonita

Industry: Businesses and Services

Bonita uses OpManager to monitor their network infrastructure and clear bottlenecks

Learn more

OpManager

Thorp Reed & Armstrong

Industry : Government

Randy S. Hollaway from Thorp Reed & Armstrong relies on OpManager for prompt alerts and reports

Learn more
 
 
 
 Pricing  Get Quote