Servers are devices which connect to other devices to provide services. The other devices are known as clients, and this setup is known as the client-server model. Services offered by servers include storing data, hosting websites, running applications, relaying information, and performing computations. Any device that offers services to clients that make requests can act as a server, but large IT organizations usually have specialized server devices which have sturdier hardware and software to operate reliably over extended periods of time and handle large loads.
Since most server operations directly impact end users, server performance issues need to be identified and fixed without any delay. This places server management among the most important functions of network monitoring.
Server management includes all activities performed to optimize server performance and minimize downtime. Server management involves two basic steps: network monitoring and server maintenance. Network monitoring tools will poll network devices, including servers, in periodic time intervals. Any discrepancies are alerted to the IT admins who perform server maintenance operations to restore normal functioning.
Servers play key roles in day to day network operations, and improper management can lead to overtaxing of servers as well as performance degradation. Some server resources could also be under-utilized, which is a waste of revenue. To manage every aspect of a server, a network admin must have deep visibility into its performance and health as well as which services and processes are running inside it. There are various issues that necessitate server management:
Averting all these issues require proactive server management system in place.
Servers must also be monitored for software issues as they can affect server performance and availability just like hardware issues. Along with critical processes necessary for server functioning, services like Windows services must also be monitored and managed. Old software and firmware must regularly be updated to avoid performance degradation.
Server management is necessary to keep track of the services and processes running inside server arrays, manage their operations, and keep track of software upgradation.
Data backups ensure that key data isn't lost in case servers go down due to internal issues or during power outages. Backing up key data manually can be a very exhausting task for IT admins, especially considering that it has to be done frequently. Several automatic data backup tools are available in the market for continuous high availability back-ups. In case the server goes down, the back-ups kick in to resume normal operation.
Since servers handle sensitive information regarding companies and their customers, they are susceptible to attacks by malicious actors. For instance, an airline ticketing server could be targeted by hackers as it can contain passengers' personal information, credit card numbers, and itineraries.
Servers can be protected against attacks in multiple ways, such as installing anti-virus software, implementing log monitoring practices to alert of abnormal activities, changing passwords regularly, encouraging strong security culture among employees, and placing server arrays behind firewalls to protect them from external networks. Server management concerns security as well. Any deviation from normal server activities can be indicative of an attack. Servers could also have system vulnerabilities that need to be discovered and rectified.
Server management is necessary for continued high performance operation with minimal downtime for servers. A good server management tool polls the devices in its network and generates real-time alerts regarding emerging issues. IT admins can then rectify the issues after tracking down the root cause.
A comprehensive server management tool not only alerts admins regarding server issues, but also helps enforce server maintenance activities. ManageEngine's network monitoring solution, OpManager, fulfills that promise. It is a comprehensive server management software that monitors network devices like routers, switches, storage devices, and virtual devices, but it has a special emphasis for server monitoring and management.

Servers can experience variation in loads on a daily, weekly, or monthly basis. To set thresholds effectively, you have to study network activity and change them frequently, which will be an exhausting task. OpManager simplifies this with its adaptive thresholds feature. OpManager's server management serviceuses machine learning to study your network activity and applies thresholds on an hourly basis to your devices, vastly reducing your workload.

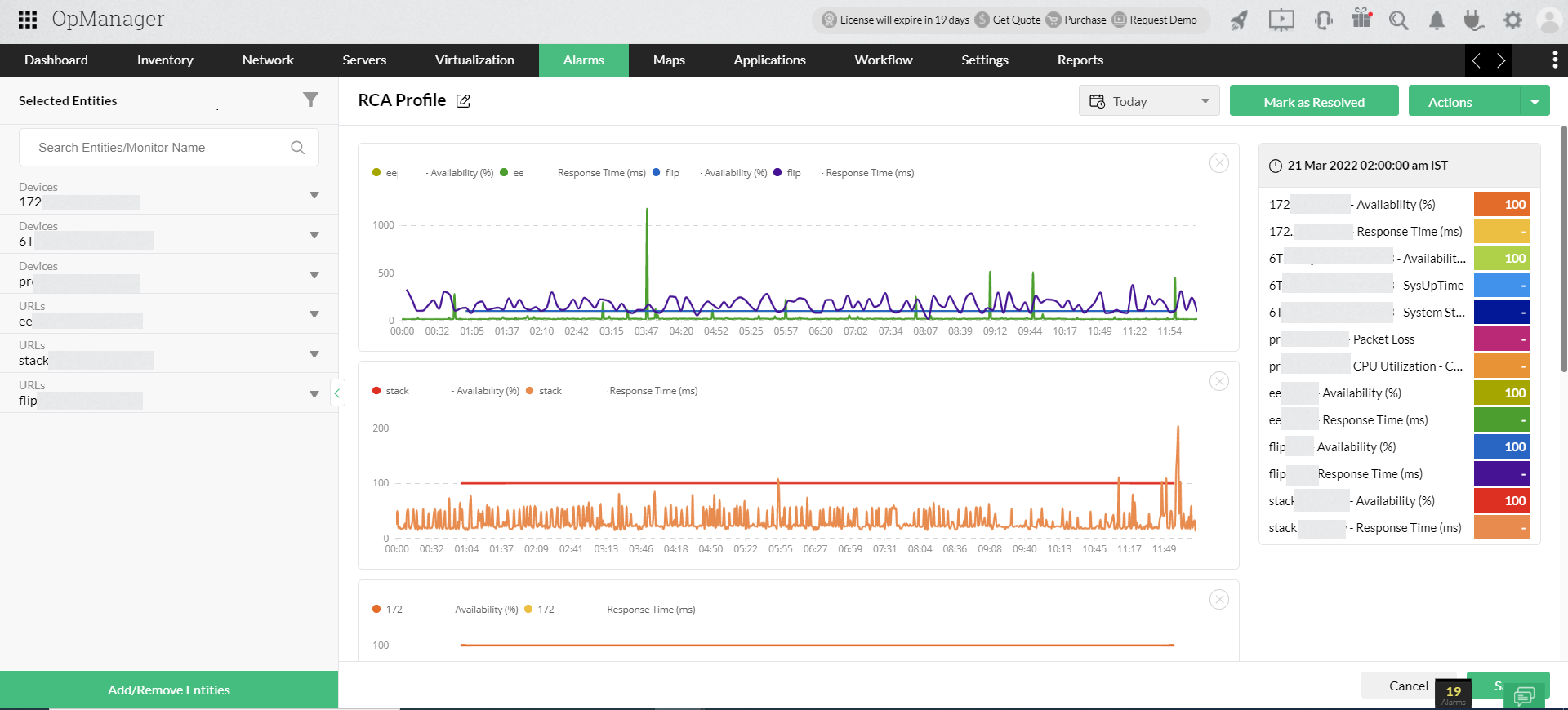
When an issue is reported, it's imperative that you track down the root cause as fast as you can and fix it. OpManager's root cause analysis feature lets you compare graphical data from up to 20 devices in a window to compare and correlate the data to find the root cause.

You can use OpManager's drag-and-drop workflow builder to create automated Workflows. This allows for quick and automated troubleshooting, like restarting a service that went down, executing a script, or logging a ticket. With OpManager's server management solution, fault resolution is faster than ever.

Capacity planning involves calculating the number of days left until server resources like disk space, CPU usage, or memory usage are exhausted. OpManager's server management tool aids you in capacity planning with its forecast reports feature.

With OpManager's server performance management,you can monitor performance and health of virtual servers as well as the VMs (virtual machines) running inside them. You can also View CPU utilization, disk space, and memory data for each of the virtual devices in a dashboard, as well as track VMs which are over-utilizing server resources and stop or suspend them.
IT organizations have service level agreements (SLA) to uphold, guaranteeing a quality of service using measurable metrics like packet loss, jitter, response time, etc. OpManager's server management platform lets you measure these metrics and alerts you when they violate SLAs.

Reliable storage devices are a pre-requisite for IT organizations. These storage devices also need monitoring for health and performance. OpManager can monitor storage devices like RAIDs, tape libraries, and FC switches.
It's important to have proper power back-ups for your remote datacenters and server arrays. Devices like UPSs also have to be monitored to ensure that they're ready to supply power whenever an outage occurs. OpManager's server monitoring can monitor UPS devices for parameters like charge, voltage, current, and battery performance over time. OpManager can also monitor CPU temperature, fan speed, and processor clock speed to prevent CPU overheating.
Manage servers with a better visualization and intelligence with OpManager's unique network visualization tools. Thes tools allow you to view interactive maps of your server racks and 3D views of those racks in your server room floor. This is particularly helpful when you need to send technicians inside remote datacenters.
Whatever your server management requirements are, OpManager has got it covered. OpManager keeps a close watch on your servers and micro-manages its operations. Combined with its rapid network discovery, real-time altering, and advanced reporting capabilities, your workload is vastly reduced—letting you focus on more pressing tasks.